Is there a way to create a custom chart where on the X-axis it shows Assignee, and on the Y-axis, it shows time spent for unresolved and resolved tickets and has the info displayed as a line chart?
Thanks!
Hi @Alvin Phahongchanh ,
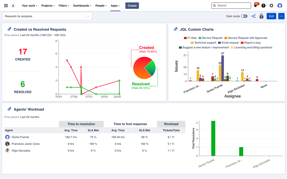
I just came across this thread. If you're up for another commercial suggestion, we build an app called Dashboard Hub for Jira. It allows you report different types of metrics, in this case for your agents, either out of the box gadgets or using custom charts that you can build:
You can see this live example here. Hope this helps!
Can you share a screenshot of what you want to create? Usually for this chart I would have created a bar chart instead. Since line charts are usually used with time in the x-axis.
Thanks
You must be a registered user to add a comment. If you've already registered, sign in. Otherwise, register and sign in.
You must be a registered user to add a comment. If you've already registered, sign in. Otherwise, register and sign in.
You're right, it would make more sense to use a bar chart. Is there a way to do this?
Thanks!
You must be a registered user to add a comment. If you've already registered, sign in. Otherwise, register and sign in.
It doesn't sound very difficult.
I'm quite sure you can do this with EazyBI and also with the Better Excel Exporter app (not publicly available yet for Jira Cloud, but email me if you want to use before the official release).
You must be a registered user to add a comment. If you've already registered, sign in. Otherwise, register and sign in.
Thanks for sharing. In most cases I would recommend eazybi, but in this situation since it's a simple graph I would use multiple gadget filter app which is cheaper. Link: https://marketplace.atlassian.com/apps/1214613/multiple-filters-chart-gadget?tab=overview&hosting=cloud
Cheers
You must be a registered user to add a comment. If you've already registered, sign in. Otherwise, register and sign in.
You must be a registered user to add a comment. If you've already registered, sign in. Otherwise, register and sign in.