Forums

Articles
Create
cancel
Showing results for 
Search instead for 
Did you mean: 

Recommended Plug ins/Add ins for making Dashboards reporting.

Raheem Pillay
December 15, 2025

Hello,

We are exploring dashboards and reporting in JSM for Service Desk reporting and can see we will most likely need to consider getting another Add in from the marketplace to help with this as the native tools in JSM are a bit limited.

Was just looking to see if anyone have any good recommendations around which add in to get, I see a few options on the marketplace and was wondering if any have anyone good recommendations to share.

 

Thanks in advance :) 

12 answers

2 votes
Rahul_RVS
Atlassian Partner
December 15, 2025

Hi Raheem,

Based on your use cases there are multiple plugins available in the marketplace.

I can suggest couple from my company.

Time in Status Reports 

With this app you generate time in each workflow status for multiple issues with multiple filter and grouping options. Also we recently upgraded the app to include SLA report gadget as shown below.

TIS.png

TIS - SLA.gif

Another option from our app stack is

Dashboard Charts for Jira

This app helps to create custom charts packed with interactive charts, gadgets, and reports to track progress, and key metrics in real time. 

Do give a try based on your needs

Disclaimer : I am part of the app team for these add-ons

MultipleCharts_New_Sharpened.png

 

 

1 vote
Natalia_Kovalchuk_SaaSJet_
Community Champion
December 19, 2025

Hi @Raheem Pillay !

If you need better reporting in JSM, I recommend the Activities gadget from Issue History for Jira (from SaaSJet team). It's a simple and practical option.

It shows a live activity stream of what actually happens in requests. For example: status changes, field updates, assignee changes, and custom fields. And that's all in one list, right on your Jira dashboard.

You can filter by space, JQL, users, time period, fields, search for changes, and export reports to Excel, CSV, or PDF. It also shows past changes made before the app was installed, so you always get the full picture.

activities-by-issue-history.png

Also, you can try all the capabilities of Issue History for Jira app. The app lets you see what actually happened in your requests (what field was changed, when, and who is responsible). This is especially useful for Service Desk reviews, audits, and internal reporting.

issue-history-for-jira-app (1).png

Hope it will be helpful. 

1 vote
elita_kalane
Rising Star
Rising Star
Rising Stars are recognized for providing high-quality answers to other users. Rising Stars receive a certificate of achievement and are on the path to becoming Community Champions.
December 17, 2025

Hi @Raheem Pillay 

To broaden your choice of options, I would also like to mention eazyBI Reports and Charts for Jira as a solution for JSM dashboards. 
Here is a link to explore some dashboards related to JSM - https://eazybi.com/accounts/1001/dashboards/8347-sla-overview 

eazyBI not only lets you build various types of reports and embed dashboards directly in Jira, but it also allows you to publish dashboards in the Customer Portal, making key metrics visible to your customers (if needed). 

Feel free to reach out at support@eazybi.com if you have any questions!

Elita from support@eazybi.com

1 vote
Petru Simion _Simitech Ltd__
Atlassian Partner
December 16, 2025

Hi @Raheem Pillay , 

 

I will suggest some of the apps released by our company.

They all allow you to filter your search and export it to csv.

Our approach is simple: we provide raw, structured data and let you use it in the way that best fits your needs.

In an AI-driven world, raw data is extremely valuable. It allows you to ask AI to analyze it, drill into details, identify correlations, and generate insights, charts, and reports—without being limited by predefined dashboards.

 

If you are looking to report on assets history, you can use Assets History Dashboard for Jira 

assets_history_filtered_result.png

 

If you are looking to report on issues history, you can use Issue History Dashboard for Jira (Work Item) 

issue_history_search_result_updated_by.png

 

If you are looking to report on time spend in status or how many times an issue was in a status you can use Time in Status Dashboard for Jira 

time_in_status_result_columns.png

 

Or if you are interested in admin tools reports such as:

Regards, 

Petru

1 vote
Iryna Komarnitska_SaaSJet_
Atlassian Partner
December 16, 2025

Hi @Raheem Pillay ,

If you’re open to using a third-party app, I’d recommend Time in Status (built by my team).

It provides reports as tables and charts, and you can add them to your Jira dashboard as gadgets.

For a Jira Service Management project, it can help you:

  • calculate the total time issues spend in a “Waiting” status

  • review assignee performance

  • check whether resolution times align with your SLAs, and more

Group 4 (2).png

Hope this helps!

1 vote
Danut M _StonikByte_
Atlassian Partner
December 16, 2025

Hi @Raheem Pillay,

Indeed, the native Jira dashboard gadgets are quite limited when it comes to ITSM use cases.
For building effective Jira Service Management dashboards, I recommend taking a look at our Great Gadgets app.

It helps you cover many metrics & KPIs specific to Service Desk teams: SLAs, SLA breaches, cycle time, lead time, average resolution time, throughput, time-in-status, satisfaction, pivot tables, custom formulas, and many more. 

Combining the gadgets offer by our app with some of the Jira native gadgets will be all you need for your dashboard reporting.

image.png

Have also a look over this article: https://community.atlassian.com/forums/App-Central-articles/An-effective-dashboard-for-Service-Desk-and-Customer-Support/ba-p/2360369

If you have any questions, feel free to contact us at support@stonikbyte.com.

Danut.

1 vote
Mariia_Domska_SaaSJet
Atlassian Partner
December 15, 2025

hi, @Raheem Pillay  I'm Mariia from SaaSJet. Nice to meet you.

 

You’re absolutely right. The native reporting in JSM is pretty limited if you need more than just basic metrics, so a lot of teams use a Marketplace app for Service Desk reporting. There are a few popular options depending on what you need, like SLA reporting, time tracking, or advanced charts.
If you want the most flexibility, you might want to check out No-Code Apps Creator for Jira.
This is an AI-powered app my team developed. It lets you create custom dashboards and reports by describing what you need in plain English via AI chat. You don’t have to fit your process into a set report—you can build something that matches your Service Desk workflows, KPIs, and teams.
This approach works especially well if any of these apply:
  • you have custom fields or unique processes
  • you want cross-project or cross-queue views
  • standard JSM gadgets don’t tell the full story
It’s a flexible choice if you want something custom without a lot of setup or coding.
Hope that helps!
1 vote
Dave Mathijs
Community Champion
December 15, 2025

Hi Raheem,

Please note that Atlassian currently has an EAP on their Dashboards Platform App in Home.

Also have a look at the available Documentation: Build dashboards to track work across Atlassian apps

There are groups, segments, metrics and widgets available for:

  • Goals
  • DevOps
  • Jira family of apps
  • Jira Service Management
1 vote
Birkan Yildiz _OBSS_
Atlassian Partner
December 15, 2025

Hello @Raheem Pillay 

 You are absolutely right. Native JSM gadgets are often limited to basic counts or simple lists. When you want to visualize detailed process metrics or performance trends on a dashboard, you usually need a dedicated app.

Full disclosure, I'm on the team that makes Timepiece - Time in Status for Jira, and we designed our dashboard integration specifically for flexibility.

Here is how Timepiece handles dashboard reporting differently:

The "Universal" Gadget: Instead of cluttering your list with dozens of different gadget types, Timepiece provides a single, powerful gadget. You simply build and save your report once (e.g., a complex "Lead Time" report with custom calendars), and then load that Saved Report directly into the gadget.

dashboard.png

Flexible Visualizations: You aren't stuck with just one view. Inside the gadget, you can choose to display your data as a Data Table for detail, or visualize it instantly as a Pie, Bar, or Line chart.

Live Monitoring: Because the gadget loads your saved configuration, you can turn your dashboard into a live monitor for critical KPIs like Cycle Time, and Assignee Workload, or reports like  Time to Resolution, Time to First Response, without having to reconfigure reports every time.

Screenshot 2025-12-15 174029.png

To learn how to spot bottlenecks and improve efficiency with Timepiece, you can read this Atlassian Community article, too. 

You can check Timepiece on the Atlassian Marketplace. Hope this helps you build the dashboard you need!

1 vote
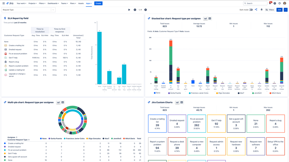
Gorka Puente _Appfire_
Atlassian Partner
December 15, 2025

Hi @Raheem Pillay ,

This is Gorka, Director of Product Management at Appfire. Native Jira offers limited reporting options. In Appfire, we're the vendors of Dashboard Hub, with this app you can easily create and share detailed Service Management reports via the JSM Customer Portal (documentation ref):

  • Share dashboards without extra licensing: Customers and organizations can view dashboards without needing an extra JSM license.
  • Apply multiple filters and content restrictions: Customize the dashboard so that each customer only sees data relevant to their organization.
  • Control access and link behavior: Fine-tune permissions and how issue links behave (redirecting users appropriately).

Screenshot 2025-02-17 at 09.43.41.png

You can check out the following sample dashboard, the experience would be the same but through the Customer Portal.

Screenshot 2025-02-17 at 09.19.01 (2).png

 

So your customers will be able to access through the "Dashboard Hub" link in the Customer Portal:

Screenshot 2022-05-27 at 13.19.49.png

Hope you like it and happy to help further if you have any questions!

1 vote
David Nickell
Rising Star
Rising Star
Rising Stars are recognized for providing high-quality answers to other users. Rising Stars receive a certificate of achievement and are on the path to becoming Community Champions.
December 15, 2025

REST API + PowerBI = Unlimited Reporting Power.

The REST APIS are free.   I happen to be a Microsoft guy so I use PowerBI for reporting and (as needed) I may use Excel for extracting data.

https://developer.atlassian.com/cloud/jira/service-desk/rest/intro/

I know there are limitations to the way I choose to do it ....

  • I'm already well versed in PowerBI
  • Reporting "Outside" of the Atlassian UI is okay because there is a subset of users who need my reports.

The upside is there is no plugin cost.  Even if you don't like Power BI ... I recommend you look at the REST Documentation here and plug a few endpoints into your browser like these just to get a feel for what is possible

 

 Requests  https://splitdimedata.atlassian.net/rest/servicedeskapi/request
 Portals https://ecosystem.atlassian.net/rest/servicedeskapi/servicedesk
 Organizartions https://ecosystem.atlassian.net/rest/servicedeskapi/organization
   

 

 

0 votes
Dean Stearn
Contributor
December 15, 2025

Hi @Raheem Pillay 

You don't actually mention what you are trying to achieve.

Out of the box dashboards can be limiting, however Atlassian also have Analytics that allow you to build bespoke dashboards. If you are familiar with SQL (or not), there is plenty help on this forum on how to use it.

At our company, we have invested more time in this area and are now producing some deep insights into our ticket data as well as assets. 

What to suggest, all depends on your need, there are some good add-ons out there, but cost money, or alternatives as suggested by David Nickell.

thanks

Dean

 

 

Suggest an answer

Log in or Sign up to answer
DEPLOYMENT TYPE
CLOUD
PRODUCT PLAN
PREMIUM
PERMISSIONS LEVEL
Product Admin
TAGS
AUG Leaders

Atlassian Community Events