Forums

Articles
Create
cancel
Showing results for 
Search instead for 
Did you mean: 

Can we create dasboards in JSM with Jira analytics?

khushboo_puri
Contributor
October 9, 2025

we need 

# P1 incidents( avg per month)

P1 resolution SLA

P1 MTTTR

Incidents inflow (all priorities)

P3 incident SLA

Failed changes vs logged changes

Monitoring compliance

Monthly Avg # of incidents>14 days

# of emergency changes

 

We are using JSM, we want to create dashboards for above KPI.Can Jira analytics creates this dashboards?

 

2 answers

0 votes
Danut M _StonikByte_
Atlassian Partner
October 9, 2025

Hi @khushboo_puri,

As far as I know there are some Analytics dashboard templates for JSM. See https://support.atlassian.com/analytics/docs/dashboard-templates-for-jira-service-management.

Also, it allows you to customize the dashboards with all kind of charts & diagrams, but personally I find this job a bit difficult/complicated to do. 

A more handy alternative would be to search on Atlassian Marketplace for an app that provides the gadgets needed for building such dashboard.

If you are open to try an app, our Great Gadgets app offers all you need for tracking all metrics you mentioned in a easy manner.

See a few examples.

# P1 incidents( avg per month) - can easily display this by using the Pivot Table & Pivot Chart gadget. This shows also the Incidents inflow (all priorities)

image.png

P1 resolution SLA  - Can be easily calculated and displayed with Control Chart gadget 

image.png

P1 MTTTR - Can be easily calculated with Cycle Time Trend Chart gadget 

image.png

See also this article for more examples and how to do this: https://community.atlassian.com/forums/App-Central-articles/An-effective-dashboard-for-Service-Desk-and-Customer-Support/ba-p/2360369

If you need any help, feel free to contact us at support@stonikbyte.com.

Danut.

0 votes
Eduardo Anflor - MindPro
Atlassian Partner
October 9, 2025

Hi, @khushboo_puri 

Jira Analytics may not offer the specific ITSM gadgets you are looking for. 

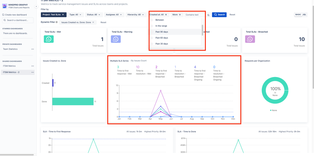
 If you are open to checking a marketplace solution, I recommend Mindpro Graphy. I work as a product leader at Mindpro, and this app was designed to cover scenarios like yours.

You can easily build dashboards that you can share with users, groups, or the entire company. The internal dashboards have 50+ different gadgets to choose from (including custom and asset gadgets), and they can be dynamically filtered by users even if they are not the owners. The gadgets are interactive, which means you can filter the entire dashboard when you click on a chart segment, for example:

Screenshot 2025-02-12 at 16.10.49.png

 

Screenshot 2025-02-17 at 14.05.41.png

 

It is easy to create ITSM dashboards with this app. You can add SLA gadgets to the dashboard and use the top filter to select the date range you want. In this example, I added the "Multiple SLA Series" chart, which can be used to compare different SLAs in a single chart, oriented by the date selected in the filter:

Screenshot 2025-04-25 at 10.18.26.png

 

I hope that helps.

 

Regards,

Eduardo 

Suggest an answer

Log in or Sign up to answer
TAGS
AUG Leaders

Atlassian Community Events