Forums

Articles
Create
cancel
Showing results for 
Search instead for 
Did you mean: 

Best way to track request type volume by request type

Nick E Buono
February 14, 2025

I'm sure someone out here has tried to do this, but I'm looking into not atrociously complicated ways to track request type volume by individual request type across our service projects. We'd like to be able to do a yearly review of volume so we can prune unused request types and focus on improving the ones that are most commonly used. Does anyone else have a similar process, and if so, what works for you? I'd rather not start with dumping the results of a bunch of queries into a spreadsheet and work with that if there's a more elegant solution. 

Thanks!

Nick

3 answers

1 vote
Gorka Puente _Appfire_
Atlassian Partner
February 17, 2025

Hey @Nick E Buono

As John indicates, the Request Type is not available. You can vote and watch the following issue to see when Atlassian implements it:

https://jira.atlassian.com/browse/JSDCLOUD-1914

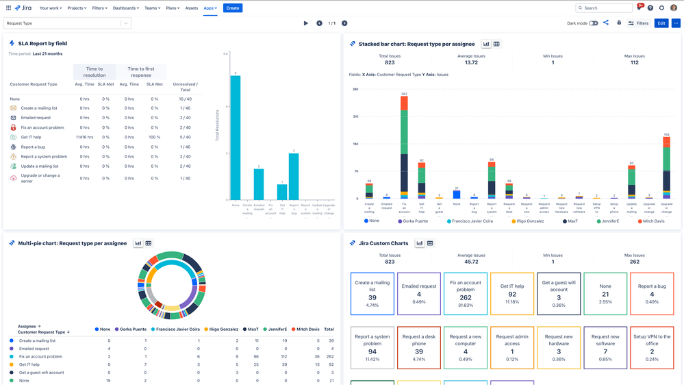
If you're up for a third-party app, I'm from Appfire, the vendor that provides Dashboard Hub. This app provides several gadgets for Jira Service Management, and others like the Jira Custom Charts gadget, which allows you to track request type volume in several ways, for example:

Screenshot 2025-02-17 at 09.19.01 (2).png

You can access to that sample dashboard here.

Hope this helps!

1 vote
John Funk
Community Champion
February 14, 2025

Hi Nick,

The problem is that the Request Type field is not available to be used in Dashboard gadgets out of the box. There is probably an add-on that will do it. 

So, what I have done in the past is create a custom dropdown field and put all of the options for Request Type in the custom field. Then create an automation rule that when the ticket is created that it copies the Request Type value to the custom field. 

Then you can create a dashboard or add a gadget to an existing one for Issue Statistics or a Pie Chart or something like that. 

0 votes
Eduardo Anflor - MindPro
Atlassian Partner
February 17, 2025

Hi, @Nick E Buono 

This option is not available in Jira OOTB, but if you are open to trying a marketplace solution, I suggest Mindpro Graphy. This easy-to-use app allows you to create dashboards quickly and share them internally or via the Customer Portal. I work at Mindpro and I believe this app could help with your use case. You can create custom gadgets pointing to the "Request Type" and filter the entire year. The internal dashboards are interactive and you can filter them by clicking on the chart segments. What I believe could better resolve your scenario is that the gadgets are also available to be added to a Standard Jira Dashboard, so users more familiar with this approach can also get the information related to Request Types.

 

Screenshot 2025-02-17 at 14.05.41.png

 

I hope that helps.

 

Regards,

Eduardo

 

Suggest an answer

Log in or Sign up to answer
DEPLOYMENT TYPE
CLOUD
PRODUCT PLAN
PREMIUM
TAGS
AUG Leaders

Atlassian Community Events