Forums

Articles
Create
cancel
Showing results for 
Search instead for 
Did you mean: 

JSM reporting: Incident Management

Scott McDonald
December 2, 2025

From an Incident Management perspective, are there standard reports (dashboard gadgets, reports, etc), we should be reporting on from an ITIL/ITSM practice?

Thanks.

2 answers

3 votes
John Funk
Community Champion
December 2, 2025
0 votes
Eduardo Anflor - MindPro
Atlassian Partner
December 4, 2025

Hi, @Scott McDonald 

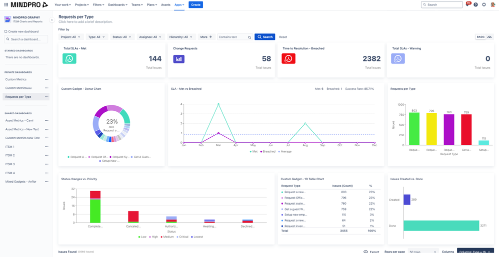
I am unsure if you can get this information out of the box in JSM beyond the basic stuff. Also, the available reports are graphically limited and do not offer a good customization level. If you want to send this information to your manager, you may need to look for a marketplace app that offers something more advanced. If you are open to that, I recommend Mindpro Graphy. I work at Mindpro, and I think this app can help you with your use case.

You can easily create dashboards that can be shared with internal users or external customers via the customer portal. There are over 50+ gadgets you can choose from to create your dashboards.  

Beyond pre-loaded gadgets, you can also create your own, using the custom charts available. You can filter the entire dashboard by Incident or any other request type.

The gadgets are interactive, which means you can filter the entire dashboard when you click on a chart segment.

 

Screenshot 2025-06-06 at 10.26.44.png

 

I hope that helps.

 

Regards,

Eduardo

Suggest an answer

Log in or Sign up to answer
TAGS
AUG Leaders

Atlassian Community Events