Forums

Articles
Create
cancel
Showing results for 
Search instead for 
Did you mean: 

✨ Home Dashboards available in open beta!

🎉 Calling all dashboard enthusiasts!

Earlier this month at Team 25, we unveiled an exciting new capability: Dashboards in Atlassian Home are now available for you to explore in open beta. This marks a significant milestone in our journey to deliver more versatile ways to visualize work progress and key metrics, all in one place.

To date, teams have relied on standard in-product reporting to track project status, however, as teams have increased the number of apps they use on a day-to-day basis, both business and technical teams now require more flexible reporting tools to monitor and share work progress.

While business intelligence and analytics solutions offer a highly customizable, and often wide-angled view of productivity, individuals and teams still crave easy to configure reporting across the everyday blend of apps they use to the get the job done - that’s where Home Dashboards come into play.

📊 What can I track with Home Dashboards?

With new templates, chart building capabilities, and more metrics from Atlassian and third-party tools, you can leverage Home Dashboards to ask more questions about how work is flowing:

                    Keep goals on track

image1.png

 

Quickly understand which work is connected to team or individual goals so so you can focus your time on what matters most.

 

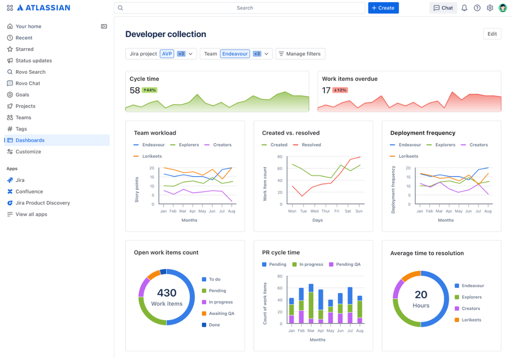
        Manage software development

image2.png

Combine Atlassian work data with third-party DevOps data in single view, so you always have a pulse on team capacity, deployments, cycle times, and more.

             Optimize service health

image3.png

Get a clearer picture of service desk health by visualizing ticket volumes, assignees, response times and more so you can achieve critical SLA targets.

Dashboards in Atlassian Home is designed for every team member, giving everyone a flexible way to report on their work. During open beta participants can build charts and dashboards leveraging Jira, Jira service management, Goals and third-party DevOps data.

🧩 Features we’re excited about

Customizable dashboards and layouts 

Configure dashboards to your specific needs. Use ready-made chart and dashboard templates to quickly uncover insights related to your projects and goals. 

image4.png

Centralize reporting across Atlassian apps

Combine data from all of your apps into a centralized view and use dashboard filters to refine all charts, so you can zoom in on what matters most.

 image5.gif

AI-powered insights

Generate charts from natural language prompts, and make sense of your data with AI-powered summaries displaying trends over time.

image6.gif

🚀 How to join the open beta

This beta is available for Standard, Premium, and Enterprise customers, with support for Free editions coming soon. Org admins can opt-in to the open beta via Atlassian Administration. To opt in, you’ll first need to activate platform experiences, which gives you access to Atlassian Home, Projects, Goals, and more.

If you’ve already activated platform experiences:

  1. Go to Atlassian Administration. Select your organization if you have more than one.

  2. Select Settings > Platform experiences.

  3. Find the site and toggle on Beta features.

  4. Review and confirm the terms, then select Enable.

If the features aren't suitable, you can opt-out at any time.

📣 We’d love to hear your feedback

If you run into a bug or have a question, suggestion, or comment, you can select Give feedback when viewing or editing a dashboard to get in touch with us. This will help us shape the feature set and make it even better!

image7.png

💡 Looking ahead

As we gather feedback from the open beta, we'll continue to release new features, like embeddable Smart links helping you embed third-party app data in your Dashboards, custom field support, and advanced metrics.

image8.png

Our goal is to help you unlock the valuable data that lives across your unique system of work, so you can lead with that data keep important work on track. Thank you for being a part of this exciting journey, we can't wait to see how you use the new Home Dashboards to drive your projects forward!

 

7 comments

Elinor Lloyd-Philipps
Atlassian Team
Atlassian Team members are employees working across the company in a wide variety of roles.
April 30, 2025

Hello!

We're currently exploring ways to improve the Home dashboard experience (currently in Beta). If you use Jira Dashboards or Home Dashboards, we’d love to hear from you!

We’re running 1 hour long usability sessions to better understand how you use filters, what’s working well, and where things could be better. Your feedback will help us design dashboards that are more powerful, flexible, and tailored to your needs.

Who we’re looking for:

  • Users of Jira Dashboards and/or Home Dashboards

  • Comfortable with filters, or curious about making dashboards more useful

  • Happy to chat for 1 hour over Zoom

Interested?

  • Just fill out this quick form and we’ll be in touch to schedule a time.

  • You’ll receive a gift voucher to thank you for your time

 

We’re looking forward to hearing from you,
Elinor
Product Designer @ Atlassian

Like Amanda Barber likes this
Samuel Segaud
Contributor
May 2, 2025

Hi,

Could you tell us whether dashbords allow multiple instances to be taken into account in the same organization? Or even between several organizations?
In order to have a dashboard that allows you to have all your work at hand?

 

That's what I understand from the article, but I can't get it to work.

 

Like Amanda Barber likes this
Sascha Weber
Contributor
May 5, 2025

Hi @Allanah Miller , 

great new addition! I am only able to find the new experience for the "HOME" Dashboards. Will this also move into the JIRA Dashboards? 

Users working in JIRA, should not need to leave JIRA, in order to have a solid view on the data :)

 

Thanks a lot

 

Sascha

Like # people like this
Allanah Miller
Atlassian Team
Atlassian Team members are employees working across the company in a wide variety of roles.
May 5, 2025

Thanks all - appreciate your comments and feedback here. These dashboards are in active development and we will take all feedback onboard as we continue to build out features. 

@Samuel Segaud - these dashboards support multi-product reporting (Jira, Devops, Goals charts on a single dashboard) across a single organization, and a single site within that organisation. If you are looking for cross-site/ organization level reporting across Atlassian tools, I would recommend Atlassian Analytics. 

@Sascha Weber - we are looking at how we can make this value accessible across the entire Atlassian Platform. It would be great to chat about your expectations here if interested. 

It would be great to set up a time to discuss this issue and any other reporting needs and feedback you might have for us as we build our upcoming roadmap.

If anyone is interested, please use this link to find a meeting time that suits you best, for reference, I am based in Australia (AEST).

Warm regards, 

Allanah 

Like # people like this
Neil Fletcher
Rising Star
Rising Star
Rising Stars are recognized for providing high-quality answers to other users. Rising Stars receive a certificate of achievement and are on the path to becoming Community Champions.
May 5, 2025

Hi @Allanah Miller 

I'm with @Sascha Weber on this one - templates and in-dash filters would be very useful in Jira Dashboards.
Also the flexibility of rows and columns per section

/Neil

Like # people like this
Sascha Weber
Contributor
May 5, 2025

Hi @Allanah Miller , great, I setup a small session. 

I can give you a wrap-up on what we do and what we need for the future, but actively join an EAP is currently not possible from our end. We already support many EAP's and it's time-consuming - but with great benefit in the end :)

 

Thanks

Sascha

Like # people like this
Andrew Tagg
Contributor
December 18, 2025

I had time to try the home dashboards today:

 

Good:

  • Top of the page filters, so I can set up a template, then select different Jira projects or teams and it cascades down to the whole dashboard.
  • The available widget types are attractive, overall look is good.

Bad:

  • Only Jira default fields are included in filters, no custom fields.
  • The Single value widget needs work, it uses a whole widget box, then shows data in tiny text in the top right of the box. Give me large text in algorithmic colors that I can specify.

Comment

Log in or Sign up to comment
TAGS
AUG Leaders

Atlassian Community Events