Forums

Articles
Create
cancel
Showing results for 
Search instead for 
Did you mean: 

Reporting for JPD

Preetham Bhat June 7, 2025

We are using JPD to build a top down view of initiatives. We are connecting Delivery to JPD and adding initiatives to each idea. I want to monitor progress for each initiative as a report. Is there any reporting available for JPD similar to what is available for Jira plans ?

2 answers

1 vote
Walter Buggenhout
Community Champion
June 7, 2025

Hi @Preetham Bhat,

What comes closest to what you are describing there would be the delivery view, I would say.

This JPD guide on Delivery describes what you can do around the topic pretty well and also explains the relationship / collaboration between Jira and Jira Product Discovery.

Hope this helps! 

0 votes
Dmitry Astapkovich _Colined_
Atlassian Partner
June 9, 2025

Hi @Preetham Bhat ,


There's another approach to this: you can use 3rd party apps that can report on linked issues. Delivery tickets are connected to JDP issues via "is implemented" issue link. Therefore you can use an app that will take your source JDP issue(s) extend it with linked delivery tickets. I know that as a vendor of Pivot Report. I did quite a few demos for our customers on that:

SCR-20250122-hsb.png
Please note that you can choose how the progress is calculated: based on all issues or just "leaf" one. In the example above Completion Rate is 75%, though only 3 issues out of total 7 are complete. But in reality source JDP idea, Epic and Task 2 are only "containers" for the actual tasks and sub-tasks. 

If you switch it to All issues, the result will be different:

SCR-20250122-hvm.png

This is something you need to take into consideration when you create automation rules as well. Not every issue worth to be counted as a part of the overall progress. 


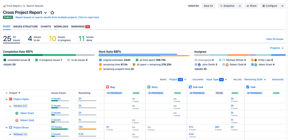
It worth mentioning that Pivot Report does all types of progress, pivot tables, charts, etc. You check the screenshot below or play around with demo reports on your own:

SCR-20250122-i67.png 

Pivot Report can be used as a stand alone report, dashboard widget(s) and gadget right in the Issue View. Embedding to Confluence and downloading a static snapshot is also there. 



 

Suggest an answer

Log in or Sign up to answer
TAGS
AUG Leaders

Atlassian Community Events