Forums

Articles
Create
cancel
Showing results for 
Search instead for 
Did you mean: 

How can I put on a dashboard number of created or modified Confluence pages?

Elísabet Halldórsdóttir
October 16, 2023

Hi

As a part of a knowledge sharing I would like to count how many knowledge pages are created or modified over a period of time, do you have any recommended way to do that?

Or any other way that you would measure the knowledge sharing within a team?

2 answers

1 accepted

0 votes
Answer accepted
Rodrigo _Communardo_
Rising Star
Rising Star
Rising Stars are recognized for providing high-quality answers to other users. Rising Stars receive a certificate of achievement and are on the path to becoming Community Champions.
October 17, 2023

Hello @Elísabet Halldórsdóttir, and welcome to the Atlassian Community!

Confluence has some macros that can help provide this information, like the Recently Updated Macro or the Space List macro; however, deeper functionality or information can be found in Confluence Analytics, which is available for premium and enterprise.

Here, another possibility includes using third-party apps from the Marketplace. We, bitvoodoo, created Viewtracker Analytics for Confluence, to illustrate content is being used and interacted with.

Content & Usage - Content.png

I hope this is helpful, and we are open to questions and demos.

With friendly regards
Rodrigo 

Elísabet Halldórsdóttir
January 24, 2024

Thanks - i will try this

Elísabet Halldórsdóttir
January 24, 2024

One Question:

Can I Export / copy the result from the Recently updated Macro?  It seems I am not able to do that

1 vote
Aron Gombas _Midori_
Community Champion
March 22, 2024

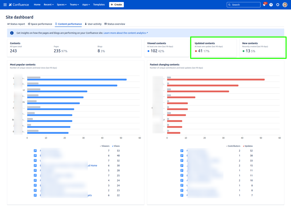
The Better Content Archiving app displays dashboards that have gadget with those exact numbers!

You can those number for your whole site:

Confluence-site-dashboard.png

...or for any single space:

Confluencespace-dashboard.png

It is super-easy to to use, give this a try!

(Discl. it is a paid and supported app developed by our team. Free for 10 users!)

Suggest an answer

Log in or Sign up to answer
DEPLOYMENT TYPE
CLOUD
PRODUCT PLAN
STANDARD
PERMISSIONS LEVEL
Product Admin
TAGS
AUG Leaders

Atlassian Community Events