Project management success relies heavily on the ability to analyze and visualize workflow efficiencies accurately. Integrating EazyBI jira time in status can significantly extend its functionality and provide deep analytical capabilities and customized reporting.
This article delves into the benefits of connecting Jira Time in Status to EazyBI and step-by-step integration guide that transform your project management approach.

If you are looking for answers for:
i have a solution for you:
Open the Time in Status reporting page.
Filter issue list by the filter you need.
Choose date ranges (start and end dates).
Select your business calendar or create any new one.
Configure the Time in Status report using the JQL query ( including condition "custom field" is not Empty)
project = "Cloud Software" and "SCRUM TEAM[Dropdown]" is not EMPTY
6. Save a report → generate a JSON link → copy JSON link
7. Copy JSON link
8. Go to the Eazy BI → Source Data → Add news source app
9. Select {REST:API} and paste the link into the Source data URL. Click "Continue"
10. Populate the "Dimension" for the "Issue key" and "In Progress" columns plus "Measure". Click on the "Start Import"
11. That’s all! Enjoy your data in EasyBI!
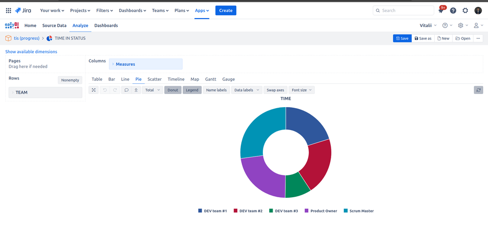
Connecting Time in Status with EasyBI allows you to efficiently manage complex data sources and provide meaningful insights through well-configured reports, thus supporting better project management decisions.
Also, for enhance your reports, I suggest you try Time in Status (developed by my SaaSJet team) with various of status time reports
Here are some of them:
I am pleased to offer you a 30-day trial of Time in Status. Furthermore, our add-on is free for up to 10 users, allowing you to evaluate its effectiveness in your service processes.
Valeriia_Havrylenko_SaaSJet
Product Marketer
SaaSJet
42 accepted answers
0 comments