Forums

Articles
Create
cancel
Showing results for 
Search instead for 
Did you mean: 

Confluence analytics and page statistics

TL;DR:

Get advanced Confluence Cloud analytics on any tier, including free with Better Content Archiving and Analytics!


Managing and analyzing Confluence content efficiently has become crucial for organizations of all sizes - not only for Premium or Enterprise.

With the recent analytics-focused enhancement in Better Content Archiving and Analytics, Midori democratizes Confluence content lifecycle management and analytics, making powerful tools like Confluence analytics accessible to all Confluence users, not just those on Premium or Enterprise tiers.

Better Content Archiving and Analytics consolidates Confluence Cloud usage data and automates content lifecycle management, transforming how teams interact with their content and optimize their document management workflows.

confluence-site-content-status-report-dashboard.png

                                     Confluence page status report and page status history

Unified Confluence analytics under one roof

While automated Confluence content lifecycle management has traditionally focused on archiving outdated pages, the cloud version of Better Content Archiving and Analytics for Confluence takes this concept to a whole new level.

Not only automates Confluence Cloud page archiving but Better Content Archiving and Analytics also implements advanced Confluence analytics features. It provides space and page view tracking for insights into page usage statistics, space utilization metrics, and page status reports.

Confluence usage data is often fragmented across various Confluence Analytics tools and additional apps, making it challenging to gain a cohesive view of content performance and usage patterns.

Better Content Archiving and Analytics bridges this gap by centralizing all Confluence usage, content lifecycle-related analytics, and user activity reports within a single platform. It allows teams to access critical insights without switching tools, creating a more effective Confluence content management strategy.

This approach scales from small teams to the enterprise and ensures that interactions are understood, and relevant content is effectively managed throughout its lifecycle.

Evolution beyond archiving: Confluence dashboards

In the past 15 years, Better Content Archiving and Analytics has significantly evolved from its original purpose of simply archiving pages. The recent introduction of comprehensive Confluence analytics features has expanded its capabilities, offering robust Confluence analytics dashboards.

These dashboards empower teams to gain a detailed understanding of their content's performance and user interactions, driving more informed decisions and improving overall collaboration.

Look at the different Confluence analytics dashboards in Better Content Archiving and Analytics:

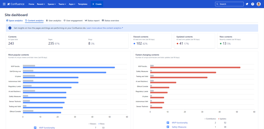
  1. Confluence page statistics

Confluence page statistics are now more accessible and insightful than ever, thanks to Better Content Archiving and Analytics. The platform provides detailed analytics on page views, edits, and interactions, allowing teams to understand how their content is utilized. With these insights, teams can optimize their content to enhance overall engagement.

Read more about Confluence page statistics.

confluence-site-content-analytics-dashboard.png

  1. Confluence space analytics

Understanding the usage patterns within Confluence spaces is critical for effective content management. Better Content Archiving and Analytics offers comprehensive space analytics that provides a clear view of how different spaces are being used, highlighting areas that require attention or optimization. These insights help teams manage their spaces more effectively, ensuring that content is well-organized and easily accessible to users.

Explore the details of Confluence space analytics.

confluence-site-space-analytics-dashboard.png

  1. Confluence user activity and engagement reports

Monitoring user activity within Confluence is essential for understanding how team members interact with content and collaborate. Better Content Archiving and Analytics' user activity reports offer detailed insights into user behavior, including page views, edits, and page creations. These reports enable administrators to track user engagement, identify active contributors, and address any potential issues related to content usage.

Learn more about Confluence user activity reports.

confluence-site-user-analytics-dashboard.png

 

  1. Confluence page status reports

Keeping page statuses fresh with automatic page status updates is a must, especially in large spaces with numerous contributors. However, keeping track of overall content health can be challenging.

Better Content Archiving and Analytics provides comprehensive page status reports that give a clear overview of the current status of all pages, and their ratio.

These reports ensure that you understand the status situation in all spaces at a glance and that you can also dive into what pages are in what statuses.

Find out more about Confluence page status reports.

confluence-site-content-status-overview-dashboard.png

A complete solution for Confluence content lifecycle management and analytics

The new capabilities of Better Content Archiving and Analytics complement its core features of automatic archiving, email notifications (such as custom daily digests), automatic page statuses, and advanced page ownership.

Together, they form an end-to-end solution for Confluence insights and content lifecycle management that scales to meet the needs of all users, regardless of their subscription tier.

By democratizing access to premium-quality analytics and lifecycle management tools, Better Content Archiving and Analytics ensures that every Confluence user can optimize their content management practices and enhance team collaboration.

Try Better Content Archiving and Analytics and help your team make better decisions about Confluence Cloud usage!

0 comments

Comment

Log in or Sign up to comment
TAGS
AUG Leaders

Atlassian Community Events