Forums

Articles
Create
cancel
Showing results for 
Search instead for 
Did you mean: 

Workload imbalance in Scrum: finding the “hidden hero” bottleneck per assignee (with Sprint Report)

You know that person on the team who quietly carries the sprint, fixes the weird edge cases, reviews everyone’s PRs, unblocks three people… and then ends the sprint looking like they fought a bear (and the bear won)?

That’s the hidden hero bottleneck: not “bad performance,” but a single human load-bearing wall.

The good news: you can spot it early—without guessing, without vibes, and without turning standup into an interrogation—using the Sprint Performance Report in the Time in Status app. It’s built to tell a “full sprint story” (context, execution, scope changes, outcomes) rather than leaving you to stitch together 6 Jira screens like a detective with no coffee.

ChatGPT Image Mar 5, 2026, 03_06_47 PM.png

What you’ll learn

  • How to open the Sprint Performance Report and pick the right estimation unit (story points / time / count)
  • How to read Workload by Assignee (Committed vs Added vs Removed) and what patterns scream “hidden hero”
  • How to drill down to the exact issues behind each bar using View data table
  • What to do about it—without blaming individuals (and without “let’s just work harder” as a strategy)

Step 1: Open the Sprint Performance Report (properly)

The Sprint Performance Report works only on boards where sprints are enabled. To open it:

  • Go to your board → click More (top right) → Sprint Performance Report
  • Pick the sprint you want to analyze (completed—or active, more on that later).

Two important “don’t accidentally lie with data” notes:

  1. Scope is defined by the board’s JQL filter. So the report reflects what that board considers “in scope.”
  2. Choose the same estimation method your board uses (Story Points / Work Item Count / Original Time). You set this in Board settings → Configure board → Estimation.

image-20250723-131314.png

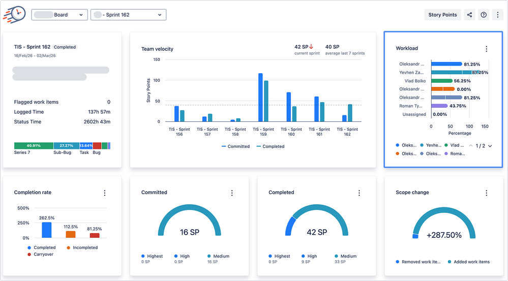
Step 2: Meet the Workload chart (where hidden heroes get caught)

In the report, Workload by Assignee shows how work was distributed among people during the sprint.

Each assignee gets a stacked bar:

  • Committed = what they started the sprint with
  • Added = what got assigned to them during the sprint
  • Removed = what got taken away during the sprint.

Group 33.png

Positive portions show committed + added; negative portions show removed. Unassigned items can appear too (which is Jira’s polite way of saying “everyone’s responsible, so no one is”).

The chart even spells out the “color logic”:

  • bright segments = committed + added
  • light segments = removed
    …and you can hover a person’s line to see their numbers.

Group 35.png

 

The actual workload math (so you can explain it in a retro)

Per assignee, workload is calculated like: (Committedₐ + Addedₐ − Removedₐ) / Committed

(There’s also a “Total Sprint Commitment” form of the formula shown in the docs; the spirit is the same: it’s showing how much of the sprint’s planned load ends up on each person.)

Step 3: Spot the 5 workload patterns that create “hidden hero” bottlenecks

Here are the patterns I’d actually look for first—because they’re actionable, not just interesting.

1) The Magnet (work keeps getting added to one person)

If someone has a modest commitment but a huge “Added” segment, they’re becoming the sprint’s default “fixer.”

What it usually means: they’re the fastest, the only one who knows the module, or they’re too helpful to say “no.”

Hidden cost: their own planned work slips, or they become the bottleneck for everyone else.

Retro question: “What kind of work keeps landing on you mid-sprint—support, reviews, ‘quick fixes’, incidents? Should that be planned capacity instead of surprise?”

2) The Overcommitted Starter (loaded from day one)

If someone starts the sprint with an unusually large Committed chunk, you may have built in imbalance before day 1.

What it usually means: planning was done “by component ownership,” not by team capacity.

Fix ideas:

  • Reduce WIP for that person (yes, even if they’re “the best”)
  • Slice stories so others can take a piece
  • Pair on the scary bits early (prevents late-sprint panic handoffs)

3) The Yo-Yo (lots removed = churn, thrash, or “we gave up”)

A big negative Removed portion means work was taken away from someone during the sprint. This can be healthy (rebalancing), or it can be a symptom of chaos.

Two very different interpretations:

  • Healthy rebalance: removed early → reassigned quickly → sprint stabilizes
  • Thrash: removed late → context switching cost → no one finishes cleanly

Retro question: “Were we removing work because it was blocked, because priorities changed, or because we realized it was bigger than expected?”

4) The Unassigned Blob (work has no owner, until it’s on fire)

If Unassigned is meaningful on the chart, you’re running a sprint with “future ownership TBD.”
That’s how hidden heroes are born: the work eventually does get owned… by the person who notices it first.

Fix idea: make “no unassigned items in sprint” a lightweight working agreement.

5) The “Nice Person Trap” (one person absorbs scope churn)

The Workload section is explicitly meant to reveal when you “over-rotate work away from some people and onto others” and to prevent “hidden hero bottlenecks.” So when you see that pattern, treat it like a process smell, not a personality trait.

Non-awkward script for a retro:
“Looks like a lot of work gravitated to one person. That’s a risk for predictability and burnout. What system change would stop that next sprint?”

ChatGPT Image Mar 5, 2026, 03_45_39 PM.png

Step 4: Click “View data table” to see the receipts (no guessing)

Charts are great. Charts also cause arguments.

That’s why Sprint Performance Report includes View data table: open a detailed table that shows exactly which issues were included in a metric’s calculation (with estimation values).

Group 34.png

How to use this for workload imbalance:

  1. Open the sprint → go to Workload
  2. Find the “hidden hero” bar
  3. Use the data table to identify what kind of issues created the load (bugs? reviews? interrupts? big stories?)
  4. Decide on a fix that matches the real cause (not the loudest theory)

Group 36.png

Step 5: Use it during the sprint (not only after the damage is done)

Sprint Report now supports active sprints, where metrics update dynamically. For active sprints, calculations cover actual sprint start → now for workload (and other metrics), and it’s timezone-aware (changing Jira/global timezone triggers recalculation).

Practical move: check Workload mid-sprint (e.g., after day 3). If one bar is becoming a magnet, you can rebalance early—when it’s cheap.

What to do when you find a hidden hero (without making it weird)

A hidden hero is rarely “a person problem.” It’s usually one of these:

A) Knowledge silo

Action: rotate ownership, pair on high-risk work, schedule small “knowledge transfer” tickets.

B) Interrupt-driven sprint

Action: reserve planned capacity for interrupts (and label them). If it’s predictable, it’s plan-able.

C) Review bottleneck

Action: limit parallel work, swarm on review, or set a team rule: “if reviews stack up, we pause starting new work.”

D) Scope churn

Workload imbalance often pairs with scope change (added/removed work). The report tracks scope adjustments, so you can connect individual overload to sprint churn. Action: enforce trade-offs: “If we add X, what leaves?”

When Workload looks bad, tie it to “where time actually went”

Sprint Performance Report is meant to give you the sprint story, including workload and “where time actually went.”

If workload is uneven, drill deeper using Time in Status’ other reports to find the exact bottleneck status (Review, Waiting, Blocked) and whether rework loops exist.

image-20250718-133236.png

That’s how you keep the conversation evidence-based:
Not “you were blocked a lot,” but “Review time spiked and work got reassigned mid-sprint.”

A retro-ready checklist

Next retro, pull up Workload and ask:

  1. Who had the largest “Added” segment? Why did work flow there?
  2. Did we rebalance early (healthy) or late (thrash)?
  3. Any meaningful Unassigned? Why did it survive planning?
  4. Open the data table: what issue types caused the overload?
  5. Pick one system change for next sprint (not 12). Your future selves will thank you.

Conclusion: make the sprint safer for humans (and better for outcomes)

Workload imbalance isn’t a “somebody needs to manage their time better” problem. It’s your sprint telling you, in plain numbers, that the system is leaning too hard on one person.

The Workload chart helps you spot the moment when:

  • one teammate becomes the default “magnet” for urgent work,
  • rebalancing turns into late-sprint thrash,
  • unassigned items quietly breed chaos,
  • and your “most reliable” person slowly transforms into the team’s single point of failure.

If you do nothing, the hidden hero keeps saving the sprint… until they don’t. (Because humans are not scalable infrastructure.)

If you do one small thing, do this: check Workload mid-sprint, open the data table, identify what kind of work is piling up, and adjust the system (capacity, ownership, WIP, review flow, interrupt policy)—not the person.

What’s your team’s most common hidden-hero pattern—review bottleneck, interrupts, knowledge silo, or scope churn?

Sprint report documentation | Try Time in Status app | Book a demo call and we will help you implement Sprint Report into your work processes.

ChatGPT Image Mar 5, 2026, 03_55_05 PM.png


2 comments

Rama K Goberu
Contributor
March 7, 2026

It's a useful one for Engineering teams. Does it work with JSM to see where agents are spending more time? And, then may be, trigger automation to assign open issues to another agent that has free cycles or able to handle JSM tickets well? 

 

Iryna Komarnitska_SaaSJet_
Atlassian Partner
March 11, 2026

Hi @Rama K Goberu ,

Great question. This article is specifically about the Sprint Performance Report for Scrum boards, so it’s aimed at spotting workload imbalance inside a sprint — for example, when one assignee quietly becomes the “hidden hero” bottleneck.

For JSM, the use case is a bit different, since there’s no sprint context there. You’d usually look at agent workload, time in statuses, queues, SLA flow, and issue distribution rather than sprint commitment vs added/removed work.

 

Like Rama K Goberu likes this

Comment

Log in or Sign up to comment
TAGS
AUG Leaders

Atlassian Community Events