Forums

Articles
Create
cancel
Showing results forΒ 
Search instead forΒ 
Did you mean:Β 

πŸ“Š Team velocity chart essentials: Understanding what Jira's default view misses πŸ”

Tracking sprint velocity across your Agile teams shouldn't feel like solving a puzzle. Yet, many teams struggle with incomplete data, limited customization, and charts that do not accurately reflect their actual workflow. Without clear velocity metrics, capacity planning becomes a matter of guesswork, and team performance remains a mystery.

The Team velocity chart, part of the Agile Velocity Charts app by Broken Build, solves this by delivering comprehensive sprint velocity tracking with the flexibility your team needs.

πŸ‘‰ Explore the interactive Team velocity chart πŸ“Š example to see how it transforms sprint velocity tracking into actionable insights.

Let's examine why Jira's built-in option often falls short.

The limitations of Jira's native chart

Jira offers the Velocity Chart report as part of its native Scrum board reporting suite. While functional for basic needs, it comes with significant constraints that hinder deeper analysis.

Here's what teams typically encounter:

πŸ“Š Single board limitation – You can only view velocity for one Scrum board at a time, making cross-team analysis nearly impossible

πŸ” No scope visibility – The native chart doesn't surface scope changes, estimation deltas, or work added mid-sprint

βš™οΈ Fixed estimation field – Stuck with the board's configured estimation statistic, with no flexibility to switch metrics

πŸ“‰ Basic averaging only – Simple average velocity line without median options, moving averages, or custom target tracking

🎯 No drill-down capability – You can't click intervals to see which specific issues contributed to metrics

These limitations leave teams wanting more sophisticated tools that adapt to real-world complexity. That's where a more powerful solution comes into play.

Powerful alternative: Team velocity chart by Broken Build

The Team velocity chart, part of the Agile Velocity Charts app by Broken Build, transforms velocity tracking from a basic report into a strategic planning tool. Built for teams that need flexibility without complexity, it fills every gap left by Jira's native chart.

What makes it different?
Track velocity across multiple boards simultaneously, visualize scope and estimation changes, compare initial versus final commitments, and drill into the exact issues behind every metric - all from a single configurable dashboard gadget.

Now let's explore the specific capabilities that make this possible.

Team velocity chart: Key features & JTBD

The Team velocity chart packs powerful functionality into an intuitive interface. Here's what sets it apart and how each feature solves real team challenges.

πŸ“Š Track team performance with comprehensive velocity metrics

Monitor delivery trends through a rich set of velocity metrics that show not just what got done, but how scope and commitments evolved throughout each interval. The metrics dropdown lets you display or hide individual metrics and add average lines for each one, keeping your chart focused on what matters most.

Available metrics include:

  • Rollover – Work carried between intervals

  • Initial commitment – Scope at interval start

  • Final commitment – Scope after all changes

  • Total scope change – Net scope delta during the interval

  • Added work – Work items introduced after the interval start

  • Removed work – Work items deferred or removed

  • Estimation change – Re-estimation impact within the interval

  • Not completed work – Unfinished work items needing replanning

  • Completed work (initial) – Delivered from original commitment

  • Completed work – Total completed regardless of timing

You can toggle visibility for any metric, add average lines (mean, median, or moving average), reorder metrics by dragging, and customize colors for emphasis.

Track team performance with comprehensive velocity metrics.png

🎯 Why this helps:

  • Complete transparency – See exactly how commitments, scope, and delivery relate throughout each interval

  • Flexible focus – Show only the metrics relevant to your current analysis without visual clutter

  • Trend identification – Average lines reveal patterns hidden in sprint-to-sprint volatility

  • Solves the "what changed" problem – Stop wondering why velocity fluctuates - see scope and estimation changes directly

πŸ“ˆ Flexible chart types for different perspectives

Switch instantly between Bar, Line, and Stacked Bar visualizations to find the view that best answers your current question. Each chart type reveals different aspects of your velocity data.

  1. Bar charts highlight interval-by-interval metric values, making precise comparisons straightforward.

  2. Line charts emphasize trends over time, helping you spot gradual improvements or declines.

  3. Stacked bar charts show how multiple metrics compose each interval's total, revealing the work breakdown at a glance.

Flexible chart types for different perspectives.png

🎯 Why this helps:

  • Adaptable analysis – Match visualization to your question (trends? comparisons? composition?)

  • Stakeholder communication – Choose the format that resonates with your audience

  • Pattern recognition – Different chart types surface different insights from identical data

  • Eliminates export hassle – No need to dump data into other tools for different views

% Percentage view for normalized comparisons

Display each metric as a percentage of the interval commitment instead of raw estimation values. This makes cross-interval and cross-team comparisons meaningful even when absolute capacity varies.

Calculate percentages based on the Initial Commitment (original plan) or the Final Commitment (plan after scope changes). Comparing results to the Initial Commitment highlights planning accuracy, while the Final Commitment reflects delivery against the adjusted scope. Average lines automatically convert to percentages as well, showing smoothed percentage trends.

Percentage view for normalized comparisons.png

🎯 Why this helps:

  • Fair comparisons – Compare velocity across teams with different capacities or estimation scales

  • Planning accuracy insight – See what percentage of commitments actually get delivered

  • Normalized forecasting – Use historical percent-complete data for capacity planning

  • Solves the apples-to-oranges problem – Stop struggling to compare teams with vastly different story point scales

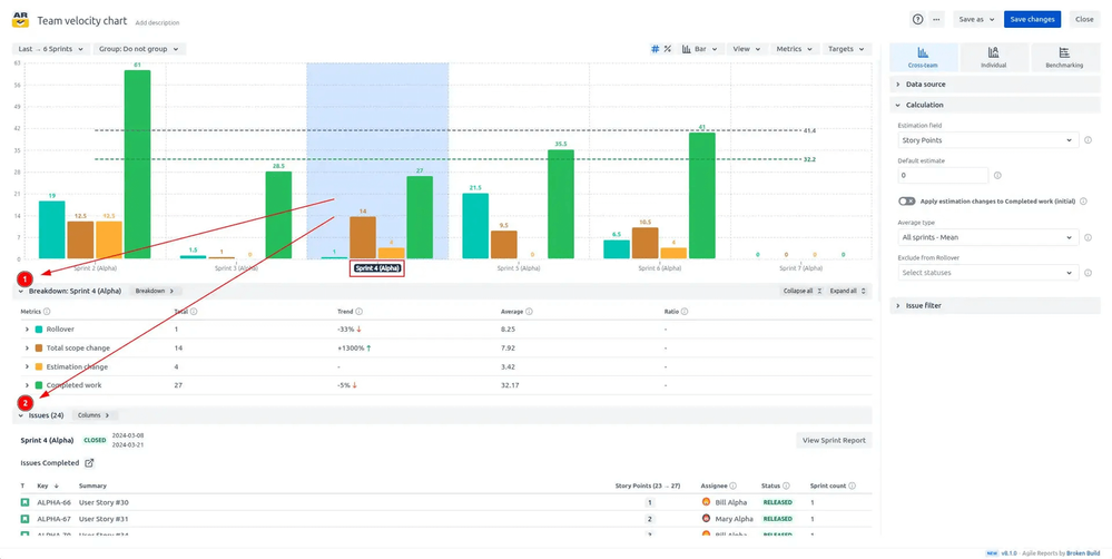
πŸ” Breakdown and issue list for deep investigation

Click any interval on the chart to open detailed tables showing exactly which issues contributed to each metric. The breakdown panel displays how metric values distribute across boards, issue types, assignees, or any custom field you choose. The issue list shows every contributing work item with direct links to Jira.

Click a specific metric in the breakdown, and the issue list automatically filters to show only issues that contributed to that metric in the selected interval.

Breakdown and issue list for deep investigation.png

🎯 Why this helps:

  • Root cause analysis – Trace unexpected velocity changes back to specific work items or work types

  • Retrospective fuel – Walk into retros with concrete examples of what impacted velocity

  • Bottleneck identification – See which teams, issue types, or assignees drive metrics

  • Eliminates guesswork – Stop asking "why did velocity drop?" - click and see the exact issues

βš™οΈ Project velocity for long-term capacity views

Select the Project Velocity monthly template in the Agile Velocity Charts app by Broken Build to instantly visualize project performance over your chosen interval. Track exactly how much your team delivers month over month, identifying productivity peaks and periods where progress slowed.

This historical insight supports future sprint planning, resource allocation, and realistic goal setting by showing actual delivery patterns at the project level.

Project velocity for long-term capacity views.png

🎯 Why this helps:

  • Macro-level planning – See project velocity trends beyond individual sprints

  • Resource planning – Identify seasonal patterns or capacity changes over time

  • Goal calibration – Set realistic targets based on actual monthly throughput

  • Solves the zoom-out problem – Get the big picture view without losing sprint-level detail

The bottom line: These features work together to give you complete control over velocity tracking -from granular issue-level investigation to strategic cross-team forecasting. You get the insights you need, formatted exactly how you need them.

How the Team velocity chart works in action (Interactive example)

The best way to understand the Team velocity chart's capabilities is to experience them firsthand. The interactive example lets you experiment with different configurations, metric selections, and visualization options in real time.

πŸ‘‰ Test drive the chart's features and see how it adapts to different team scenarios with the Team velocity chart example πŸ“Š

Toggle between chart types, enable percentage view, select which metrics to display, and click intervals to explore the breakdown tables. You'll immediately see how the chart surfaces insights that would take hours to compile manually.

Team velocity chart: Pro tips

Getting the most from your Team velocity chart means knowing a few insider techniques that go beyond basic setup.

πŸ’‘ Use moving averages to smooth out sprint volatility – Individual sprint velocity can swing wildly due to holidays, incidents, or one-off events. Apply a moving average (2-5 sprints) to see the underlying trend and make more reliable capacity forecasts.

πŸ“Š Track commitment accuracy as a leading indicator – Monitor the gap between initial commitment and completed work consistently. Teams that regularly complete 90-100% of committed work demonstrate strong estimation and planning discipline. Persistent over- or under-commitment signals process issues worth addressing.

πŸ”„ Compare scope change patterns across teams – Use the cross-team velocity chart view to see which teams experience frequent added work or estimation changes. Teams with stable scope typically deliver more predictably - unstable scope may indicate unclear requirements or poor backlog refinement.

🎯 Create custom target lines for delivery milestones – Add target lines representing your required velocity to hit delivery dates. When the chart shows actual velocity trending below the target, you can proactively adjust scope, timeline, or resources before the gap becomes critical.

⚑ Use the exclude from rollover feature strategically – Filter out issues in specific statuses (like "Blocked" or "Waiting for Input") from rollover calculations to get a clearer picture of work genuinely carried forward versus work that was paused for external reasons.

Setting up the Team velocity chart on your Jira Dashboard

Team velocity chart is part of the Agile Velocity Charts app, available as a separate gadget or inside the Agile Reports & Gadgets bundle. Setup takes just a few minutes, and you'll have enterprise-grade velocity tracking running immediately.

The configuration process is straightforward - Jira users of any skill level can add and customize the chart without technical expertise.

Setup steps:

1️⃣ Navigate to your Jira dashboard – Go to the dashboard where you want the velocity chart to appear

2️⃣ Click "Add gadget" – Find the gadget button in your dashboard controls

3️⃣ Search for "Agile Velocity Charts" – Locate the Team velocity chart gadget in the marketplace

4️⃣ Click "Add" and configure your preferences – Select your boards or projects, choose your estimation field (Story Points, Issue Count, time estimates, or custom fields), set your desired interval and grouping, and customize display options, including which metrics to show and chart type

You're all set! Your Team velocity chart is now live and ready to deliver sprint insights. Adjust filters, metrics, and visualization options anytime as your tracking needs evolve.

πŸ’ͺ Start tracking team velocity with confidence!

Stop settling for incomplete velocity data and limited reporting flexibility. The Team velocity chart transforms sprint velocity from a basic metric into a strategic advantage that drives better planning, more accurate forecasting, and improved team performance.

βœ… Here's what you gain:

  • Comprehensive metrics – Track commitments, scope changes, rollovers, and completion in one unified view

  • Multi-board aggregation – Monitor velocity across teams, projects, and boards simultaneously for portfolio-level insights

  • Flexible visualization – Switch between chart types and percentage views to match your analysis needs

  • Issue-level transparency – Drill into any interval to see exactly which work items contributed to each metric

  • Advanced forecasting – Use average lines, target lines, and historical patterns for realistic capacity planning

πŸ‘‰ See the chart in action through this interactive demonstration: Team velocity report example πŸ“Š

To start using the Team velocity chart, install either the Agile Velocity Charts app as a standalone gadget or choose the Agile Reports & Gadgets bundle for comprehensive sprint analytics. Get started with a 30-day free trial that requires no credit card, and teams of up to 10 users can use it completely free.

πŸš€ Ready to transform your velocity tracking? Try the Team velocity chart today and experience sprint reporting that finally keeps pace with how your teams actually work.

✨Your journey to better sprint insights starts now - and your team's improved predictability and performance will prove it was worth it!

 

 

0 comments

Comment

Log in or Sign up to comment
TAGS
AUG Leaders

Atlassian Community Events