Forums

Articles
Create
cancel
Showing results for 
Search instead for 
Did you mean: 

🔍 Sprint rollover report essentials: Identify patterns in incomplete work

Sprint after sprint, your team commits to work that doesn't get finished. Stories carry over. Sprint goals slip. But why does this keep happening? Without visibility into rollover patterns, you're guessing at root causes instead of fixing them.

The Sprint rollover report gives you the data you need to spot trends in incomplete work and address them systematically - available both as an interactive learning tool and a production-ready Jira gadget.

Want to explore before you commit?

👉 Test the interactive Sprint rollover chart 📊 to understand configurations and see rollover visualization in action. When you're ready to implement, add it to your Jira Dashboard through the Agile Velocity Charts app.

Let's start by examining what Jira offers natively and where it creates gaps.

The limitations of Jira's native chart

Jira provides the Sprint Report out of the box, which shows completed vs. incomplete work for a single sprint. While functional for immediate sprint review, it lacks the depth needed for pattern analysis.

Where Jira's native Sprint Report creates challenges:

📉 Single-sprint limitation – No cross-sprint comparison to identify recurring rollover patterns

🔍 Missing rollover intelligence – Shows what didn't finish, not why carryover keeps happening

📊 Basic metrics only – No detailed breakdown of spillover by story points, issue count, or percentage trends

⚙️ Rigid configuration – Limited customization for tracking specific rollover data your team needs

🎯 No trend capabilities – Can't measure whether carryover is improving or worsening over time

For teams focused on reducing sprint spillover, these gaps make root cause diagnosis difficult and improvement tracking nearly impossible.

A purpose-built solution addresses these limitations directly.

Powerful alternative: Sprint rollover report by Broken Build

The Sprint rollover report delivers what Jira's native functionality misses: multi-sprint analysis, configurable tracking, and actionable carryover metrics.

View rollover patterns across your entire sprint history. Track whether incomplete work trends upward or downward. Identify high-spillover sprints for investigation. Compare story point carryover against issue count to understand whether you're facing scope or complexity challenges.

This approach transforms sprint carryover from frustrating guesswork into measurable, improvable data.

Two ways to leverage this report:

1️⃣ Sprint rollover interactive example – Explore configurations, test different views, and understand capabilities before implementation

2️⃣ Agile Velocity Charts app – Deploy the chart on your Jira Dashboard for daily team use and continuous tracking

Both tools use the same visualization logic, ensuring that what you learn in the example translates directly to your production environment.

Let's examine the specific capabilities that make this report essential.

Sprint rollover report: Key features & JTBD

The Sprint rollover report is designed to give Scrum teams complete transparency into incomplete work patterns. Here are the capabilities that make it indispensable for improving sprint planning and delivery:

📊 Track rollover metrics across single or multiple Scrum teams

See exactly how much planned work carries over into future sprints - whether you're monitoring one team or comparing performance across multiple boards. The chart visualizes the evolution of carried-over work across sprints, giving you clarity on unfinished items measured in story points or issue count.

Track rollover metrics across single or multiple Scrum teams.png

View trend indicators showing whether rollover is increasing or decreasing, average rollover values over your selected timeframe, and rollover ratios that show the percentage of your initial commitment that rolled over.

Track rollover metrics across single or multiple Scrum teams 2.png

🎯 Why this helps:

  • Expose delivery reliability gaps – See precisely how much work consistently fails to complete

  • Identify rollover patterns – Use historical data to fuel sprint review and retrospective discussions

  • Enable cross-team comparison – Track multiple Scrum boards simultaneously to pinpoint where planning needs adjustment

  • Ground estimation practices in evidence – Replace assumptions with concrete rollover metrics

  • Build stakeholder confidence – Show transparent rollover ratios and improvement trends

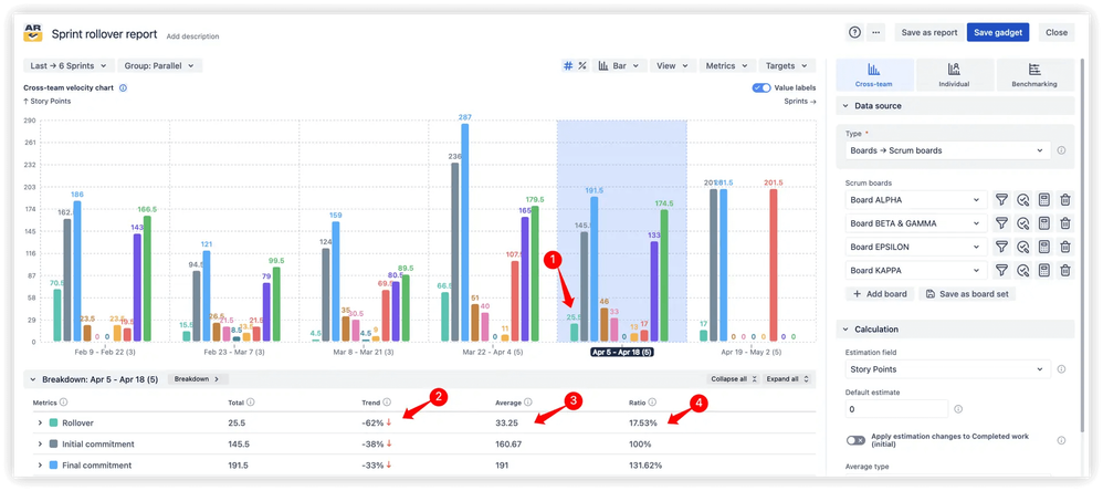
🔍 Deep analysis of sprint rollover data

Filter specifically by rollover metrics to focus on unfinished work that carried forward. Once filtered, the chart provides breakdowns that segment data by any Jira field - board, issue type, status, project, release, epic, or more - revealing which categories contribute most to spillover.

Deep analysis of sprint rollover data - breakdown.png

The integrated issue list shows the actual work items that rolled over, split into completed vs. not completed sections. Each item includes a sprint count showing how many sprints it's already appeared in, helping you identify long-running items that repeatedly carry over. This level of detail transforms vague rollover concerns into specific, addressable problems.

Deep analysis of sprint rollover data - issue list.png

🎯 Why this helps:

  • Pinpoint rollover sources – Identify which teams, work types, or statuses drive carryover

  • Detect recurring issues – Spot patterns of unfinished work undermining delivery consistency

  • Compare across dimensions – Analyze rollover trends by project, release, epic, and other groupings

  • Surface chronic blockers – Find items with high sprint counts that keep rolling forward

  • Support retrospectives with facts – Bring issue-level transparency instead of assumptions to team discussions

  • Clarify sprint outcomes – Separate what was delivered from what remains pending

📈 Percentage mode for relative rollover analysis

Switch to percentage view to see rollover as a portion of your team's total commitment - not just absolute story points. This relative perspective instantly shows what fraction of planned work spilled over into subsequent sprints, making delivery insights more actionable and comparable across teams with different capacities.

Percentage mode for relative rollover analysis.png

Percentage mode helps you spot rollover ratios at a glance, identify recurring trends that reveal planning or estimation issues, and compare results fairly across boards, projects, releases, and epics regardless of team size or velocity. It's particularly valuable when tracking multiple teams with different commitment levels.

🎯 Why this helps:

  • Make rollover comparable – Understand spillover relative to capacity, not just raw numbers

  • Reveal planning patterns – See if you're consistently overcommitting by a certain percentage

  • Enable fair team comparison – Compare rollover ratios across teams with different velocities

  • Highlight chronic spillover items – Track work that repeatedly carries over across multiple sprints

  • Validate sprint success – Separate completed work from carried-over items with clear percentages

These three core capabilities work together to transform sprint rollover from an abstract problem into a concrete, measurable, and improvable metric. You're not just tracking that work carries over - you're understanding why, where, and how often it happens, enabling systematic process improvement.

🎛️ Advanced capabilities for deeper insights

Beyond core rollover tracking, the report includes powerful configuration options that let you customize analysis to match your team's needs:

Moving average trend line – Smooth out sprint-to-sprint fluctuations to reveal long-term carryover behavior. Configure the trend line to average across multiple sprints and monitor whether rollover is increasing, stabilizing, or decreasing over time.

Moving average trend line (1).png

Sprint carryover KPI with target lines – Set acceptable rollover thresholds and track team performance against them. Define targets as absolute values or ratios based on initial or final commitment, transforming rollover data into a measurable KPI.

Sprint carryover KPI with target lines.png

Sprint rollover vs. initial commitment – Compare carried-over work against what was originally planned in each sprint. This visualization exposes planning gaps and helps refine future commitment accuracy based on historical patterns.

Sprint rollover vs. initial commitment.png

Exclude from sprint rollover – Filter out specific statuses from rollover calculations to keep metrics focused only on relevant unfinished work. Prevents inflated results caused by items that shouldn't be counted as carryover.

Exclude from sprint rollover.png

Advanced issue filtering – Apply multi-level filters by issue type, epic, release, or custom JQL queries to refine your analysis and isolate specific work segments with higher precision.

Advanced issue filtering (1).png

These capabilities work together to transform sprint rollover from an abstract problem into a concrete, measurable, and improvable metric. You're not just tracking that work carries over - you're understanding why, where, and how often it happens, enabling systematic process improvement.

How the Sprint rollover report works in action (Interactive example)

Understanding the chart's capabilities before implementation helps you configure it optimally for your team's needs.

The interactive example provides a full exploration of the sprint rollover visualization with real data. Adjust sprint ranges, toggle between story points and issue count, apply project or board filters, and watch the visualization respond in real time. Test different configurations to determine which view delivers the clearest insights for your workflow.

👉 Explore the interactive Sprint rollover report 📊 to experiment with all configuration options.

Once you've identified your ideal setup, implement the same configuration on your Jira Dashboard through the Agile Velocity Charts app. The app uses identical visualization logic, so your example learnings transfer directly to production use.

Ready to add this to your team's dashboard? Implementation is straightforward.

Setting up the Sprint rollover report on your Jira Dashboard

Sprint rollover report is available through the Agile Velocity Charts app, offered as an individual gadget or within the comprehensive Agile Reports & Gadgets bundle.

Installation takes minutes, and the chart immediately begins analyzing your existing sprint history - no manual data preparation required.

Implementation steps:

1️⃣ Access your Jira Dashboard – Navigate to the dashboard where you want rollover visibility

2️⃣ Select "Add gadget" – Locate the Add gadget option in the top right corner

3️⃣ Search for "Agile Velocity Charts" – Enter the app name in the search field and select from the results

4️⃣ Configure and deploy – Choose your board or filter, select display metrics (story points, issue count, or both), define your sprint range, and adjust visualization preferences

Implementation complete - begin analyzing rollover patterns immediately and share findings with your team!

Transform sprint spillover from mystery to metric

When rollover patterns become visible, they become fixable. Teams using the Sprint rollover report experience fewer sprint review surprises, make more realistic commitments, and systematically reduce carryover over time.

Why this report matters:

  • Historical visibility reveals long-term carryover trends

  • Metric flexibility matching your team's capacity tracking

  • Actionable intelligence driving concrete process improvements

  • Dashboard integration keeps data accessible for daily decisions

Start with exploration, scale to implementation:

👉 Test configurations with the interactive Sprint rollover report example 📊 to understand capabilities and identify your ideal setup.

When you're ready to implement, deploy the Agile Velocity Charts app for continuous sprint carryover tracking in your Jira environment. For comprehensive sprint analytics, consider the Agile Reports & Gadgets bundle, which includes Agile Velocity Chart, Agile Cycle Time Chart, and Agile Burnup Burndown Charts. Begin with a 30-day free trial - free for teams of up to 10 users with no credit card required. Add the chart to your dashboard and immediately identify which sprints show the highest spillover.

Stop guessing about carryover. Start measuring it, analyzing it, and reducing it.

 

0 comments

Comment

Log in or Sign up to comment
TAGS
AUG Leaders

Atlassian Community Events