Forums

Articles
Create
cancel
Showing results for 
Search instead for 
Did you mean: 

👤 Individual velocity chart explained: Measure what each team member actually delivers 📊

Agile teams often struggle to see how individual contributors perform across sprints. Without per-user metrics, you're left guessing who's overloaded, who's consistently undercommitting, and where bottlenecks actually occur. The result? Unbalanced workloads, missed deadlines, and sprint planning based on gut feeling rather than data.

The Jira Individual velocity chart 📊 solves this by tracking each team member's commitments, completed work, and rollover items, sprint by sprint. Available in the Agile Velocity Charts app, this chart gives you the visibility you need to make informed decisions.

But first, let's look at what Jira offers natively and why it falls short.

The limitations of Jira's native chart

Here's the challenge: Jira doesn't provide a built-in individual velocity report. The native Velocity Chart only shows team-level data - aggregate story points or issue counts completed per sprint. While useful for overall team performance, it completely misses the individual contributor picture.

What you can't do with Jira's native Velocity Chart:

  • 📊 Track per-user commitments – No way to see what each team member committed to at sprint start versus what they actually delivered

  • 🔄 Monitor rollover work – Can't identify which users consistently carry work into the next sprint

  • 🎯 Set individual performance targets – No option to establish goals for each team member and track progress

  • 🔍 Drill down by assignee – Impossible to analyze trends for specific users across multiple sprints

  • ⚙️ Customize visualization modes – Stuck with one view; can't switch between grouping by user or by sprint

This leaves team leads and Scrum Masters in the dark about individual performance patterns. If you need to balance workloads, spot struggling team members early, or understand who's consistently over- or under-committed, Jira's native reporting won't help.

That's where a dedicated solution makes all the difference.

Powerful alternative: Jira Individual velocity chart by Broken Build

The Jira Individual velocity chart by Broken Build fills every gap Jira leaves behind. It's built specifically for teams that need per-user insights without the complexity of custom queries or external tools.

What makes it different:

  • ✅ Shows five critical metrics per user: initial commitment, final commitment, rollover work, completed work, and not completed work

  • ✅ Provides two flexible view modes - group sprints by user or users by sprint - so you can analyze from multiple angles

  • ✅ Includes advanced filtering to focus on active users, exclude unassigned work, or zero in on specific team members

  • ✅ Supports target lines for goal tracking, making it easy to compare actual performance against expectations

  • ✅ Offers Bar, Line, and Stacked Bar chart types to visualize data in a way that makes sense for your analysis

Whether you're a team lead trying to identify bottlenecks, a project manager forecasting capacity, or an Agile coach looking for process improvement opportunities, this chart delivers the clarity you need.

The Individual velocity chart is part of the Agile Velocity Charts app and gives you everything Jira's native reports don't: granular, actionable, user-level data. Let's explore what it can do.

Jira Individual velocity chart: Key features & JTBD

The Jira individual velocity chart is built around three core capabilities that transform how you track and analyze individual performance. Each feature addresses a specific pain point Agile teams face when trying to understand what's really happening sprint by sprint.

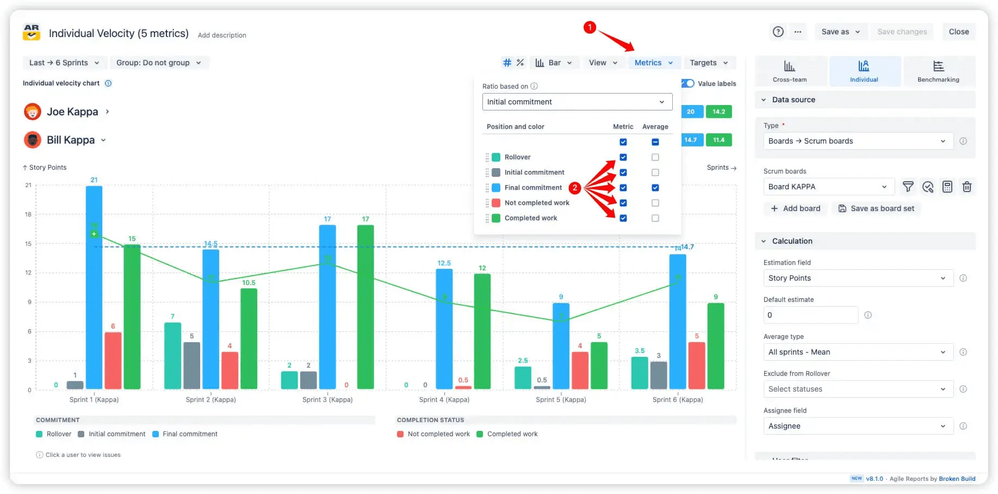
📊 Five essential metrics per user

The chart tracks five distinct metrics for every team member on your Scrum board:

  • Initial Commitment – Work assigned at sprint start, before scope changes

  • Final Commitment – Work assigned at sprint end, reflecting any mid-sprint adjustments

  • Rollover – Incomplete items carried over from the previous sprint

  • Not Completed Work – Items the user didn't finish during the sprint

  • Completed Work – Items successfully delivered

Five essential metrics per user.png

Why this helps:

  • Spot chronic over-commitment – See if team members consistently take on more than they can deliver

  • Identify rollover patterns – Understand who's regularly carrying work forward and why

  • Balance workloads proactively – Use initial vs. final commitment data to adjust sprint planning before it's too late

  • Support honest retrospectives – Ground discussions in actual metrics rather than subjective impressions

Toggle any metric on or off using the Metrics button - this lets you focus on what matters most for each analysis without visual clutter.

🔄 Two flexible visualization modes

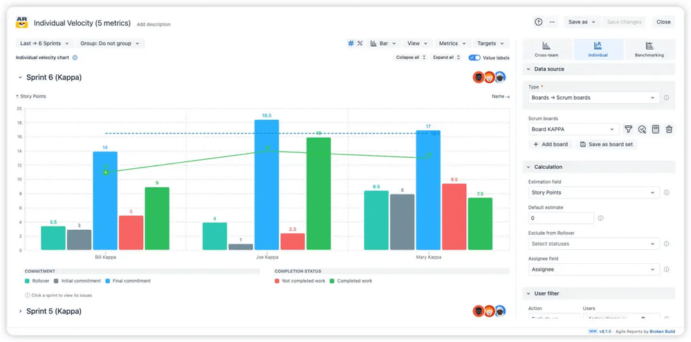
The individual velocity report in Jira offers two distinct ways to view the same data:

1️⃣ Group sprints by user: Shows each assignee with their average final commitment and average completed work. Expand any user to see their sprint-by-sprint breakdown over your selected timeline. Perfect for tracking individual trends and long-term performance patterns.

Group sprints by user.png

2️⃣ Group users by sprint: Displays sprints in collapsed view. Expand any sprint to reveal each team member's performance and metrics within that specific iteration. Ideal for understanding team dynamics during a particular sprint or comparing how different users performed in the same time period.

Group users by sprint.png

Why this helps:

  • Analyze from multiple perspectives – Switch between views instantly to answer different questions about the same data

  • Track individual growth – Use the by-user view to monitor how someone improves from sprint to sprint

  • Investigate sprint anomalies – Use the by-sprint view to understand why a particular iteration went off track

  • Prepare for planning sessions – Compare user capacity trends before committing to new work

Just click the View button and select your preferred grouping - the chart recalculates instantly.

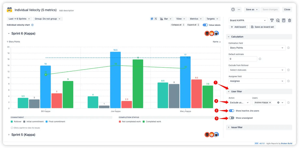
🎯 Advanced user filtering

The User Filter in the sidebar gives you precise control over whose work appears on your velocity chart per user. Toggle switches let you show or hide work assigned to inactive users or unassigned issues. Beyond that, you can define exactly which users to include or exclude by switching between Include and Exclude modes, then selecting specific team members from the list.

Advanced user filtering.png

Why this helps:

  • Focus on active contributors – Exclude former team members to avoid skewing current capacity calculations

  • Clean up reports for stakeholders – Remove test users or administrative accounts before sharing

  • Analyze subteams separately – Filter to specific groups within larger teams to understand their unique performance

  • Handle unassigned work deliberately – Choose whether to include or exclude unassigned items based on how your team manages backlog

The filter ensures your individual velocity chart in the Jira dashboard always reflects the most relevant data for your analysis - no more wading through irrelevant entries or outdated information.

The combined power of these features: You get a complete, flexible, user-level view of sprint performance that adapts to how you need to analyze it. Whether you're identifying bottlenecks, planning capacity, or coaching individuals, these capabilities give you the data to act confidently.

How the Individual velocity chart works in action (Interactive example)

Want to see the chart in action before setting it up? We've built an interactive demo that lets you experiment with all the features described above - no installation required.

Try the Velocity chart per user 📊 example to:

  • Switch between grouping modes (sprints by user vs. users by sprint)

  • Toggle individual metrics on and off to focus your analysis

  • Apply user filters to see how the chart adapts

  • Experiment with different chart types (Bar, Line, Stacked Bar)

  • Set target lines and watch how they compare against actual performance

The demo uses realistic sprint data so you can get a feel for exactly how the individual velocity report chart gadget will look with your own team's information. Once you've explored the possibilities, you'll be ready to set it up on your actual Jira dashboard using the Agile Velocity Charts app.

Setting up the Jira Individual velocity chart on your Dashboard

The Jira Individual velocity chart is part of the Agile Velocity Charts app, available as a separate gadget or inside the Agile Reports & Gadgets bundle. The setup process is straightforward - you'll be analyzing individual performance in minutes.

Quick setup steps:

  1. Navigate to your Jira dashboard – Go to the dashboard where you want the chart to appear (or create a new one)

  2. Click "Add gadget" – Find the button in the top-right corner of your dashboard

  3. Search for "Agile Velocity Charts" – Type the name in the search bar to locate the gadget quickly

  4. Add and configure – Click "Add" then customize your chart by selecting boards, time intervals, estimation fields (Story Points, Issue Count, or custom fields), and visualization preferences

You're all set! Start tracking individual velocity per user and use the insights to balance workloads, improve sprint planning, and help your team perform at their best.

Start tracking what actually gets delivered

When you can see individual contributions clearly, everything changes. Sprint planning becomes data-driven instead of guesswork. Team leads spot struggling members before burnout happens. Retrospectives focus on concrete patterns instead of vague impressions. And project managers can forecast delivery with confidence because they know each person's actual capacity.

Key advantages you get with the Individual velocity chart:

  • ✅ Complete visibility into individual commitments versus actual delivery for every sprint

  • ✅ Flexible views that let you analyze by user over time or by sprint across the team

  • ✅ Advanced filtering to focus exactly on the data that matters for your decisions

  • ✅ Target lines that make it simple to track performance against goals

  • ✅ Customizable chart types so you can visualize trends, comparisons, or composition as needed

See the chart in action with our Jira individual velocity chart 📊 interactive example. Test all the features, experiment with different views, and understand exactly how it will work with your team's data.

To use the Individual velocity chart on your Jira dashboards, install either the Agile Velocity Charts app as a standalone gadget or get the full Agile Reports & Gadgets bundle for comprehensive reporting capabilities. The bundle includes Agile Velocity Chart, Agile Cycle Time Chart, and Agile Burnup Burndown Charts - everything you need for complete Agile analytics. Start with a 30-day free trial to explore all features. The app is completely free for teams of up to 10 users, and no credit card is required to get started.

Stop guessing about individual performance - start measuring what each team member actually delivers. Install the chart, configure it for your team, and make your next sprint planning session the most informed one yet.

Your team's best work happens when you know where you stand. Now you will. 🚀

💬 Contact Broken Build support for setup help, best-practice guidance, or advanced use cases

Support options:

Happy reporting,
The Broken Build Team

1 comment

arunakumar tavva
March 18, 2026

Good news — you can do this for free with SprintPulse for Jira.

It has a dedicated People Intelligence tab that tracks individual
velocity per team member — story points completed, issues resolved,
bugs fixed, and sprint participation rate. It calculates a
productivity score per person and displays a leaderboard.

It's completely free, self-hosted via Docker, and works with
Jira Cloud and Server/DC. No paid plugin, no per-user licensing —
just one shared URL for your whole team.

Search "SprintPulse for Jira" on the Atlassian Marketplace.

Like Des Kelly likes this

Comment

Log in or Sign up to comment
TAGS
AUG Leaders

Atlassian Community Events