Forums

Articles
Create
cancel
Showing results for 
Search instead for 
Did you mean: 

How to create Risk Matrix in Jira Cloud?

Good day community ☀️ Today, let's look at the concept of a Risk Matrix:

  • What steps to take to put it together and why you may need one;
  • What are the pros and cons of a risk matrix;
  • And how to create a risk matrix in Jira Cloud to keep constant track of risks and consider them in your workflows.

 

There are four main steps to creating a risk assessment matrix.

1. Identify risk landscape 👀

This is basically a full-scale visual risk register of your company’s overall risk environment.

How do you come up with it? - Start with a brainstorming session with your team(s) to discuss potential risks, then rank those risks according to the level of threat they bring about.

2. Define risk criteria ✍️

Once you’ve collected all possible risks on one board, you can decide on the criteria you’re going to be using to evaluate your risks. Most commonly, the risk assessment matrix uses probability (i.e. likelihood of that particular risk happening) and its impact. These are the qualitative indicators that help you come about mitigating your risks.

3. Assess the risks 🔍

In order to assess your risks, use the risk criteria from Step 2.
We usually apply a qualitative scale like “Low, Moderate, and High” to assess the severity of the risks.

4. Prioritize the risks 🔤

After assessing the risks, the next step is to prioritize them.
This is the process of comparing risks based on severity. Is it a high, moderate, or low risk? How likely is it to happen? What’s the impact?

Next, you multiply the probability by impact to get a score for that risk, which will then help you to prioritize your risks.

The risk with the highest probability and highest impact would be a top priority, and so on. This is your basis to later come up with a plan to eliminate your risks depending on their scores.

 

Why risk register needs a constant review?

Your risk assessment matrix should be a living and breathing organism, it should evolve throughout the year, based on various factors and changing risk landscape around your business. If you lose the grip and fail to update it, you might miss out on a new risk that could bring about some great threat.

 

Pros and cons of the risk assessment matrix

Just like with every method and technique, there are advantages and disadvantages to using the risk assessment matrix.

 

✅ Advantages of using the risk matrix

There are many advantages to using the risk matrix, to name a few:

  1. The risk matrix creates company-wide awareness of risks
  2. Helps in coming up with a plan to control/eliminate/mitigate risks
  3. Allows identification of the most probable risks
  4. Allows visualization of the whole risk situation
  5. Makes decision-making more accurate taking into account the risk situation
  6. Does not require prior knowledge to understand

2.png

🟠 Risk matrix limitations and things to bear in mind

It’s important to remember a few things when dealing with a risk matrix:

  1. The risk matrix is qualitative, not quantitative
  2. It may sometimes oversimplify the complexity of the risks
  3. It could fail in keeping up with the changes in risks
  4. There isn’t always enough time to carry out a proper investigation
  5. The evaluation of risks is always subjective
  6. There is no real differentiation between the risk categories

 

How to assess and assign risks in Jira?

Our team builds simple plug&play apps for Jira, and managing risks is one of our key focal areas.

If you're interested in using the risk matrix when managing projects and risks in Jira, we've got the perfect tool for you: Hedge.

 5.png

 

With Hedge, you can create risks like a regular Jira issue, set a template for your risk registers, assign risk owners, and view overall scores in a risk matrix, with probability and impact being metrics you can choose from a simple dropdown.

  3.png

 

You can customize the formula you choose to score your risks!
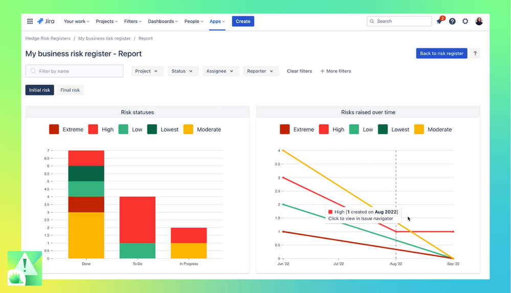
📊 And in a couple of clicks, generate amazing reports for every risk register you create.

4.png

 

 

 

0 comments

Comment

Log in or Sign up to comment
TAGS
AUG Leaders

Atlassian Community Events