Forums

Articles
Create
cancel
Showing results for 
Search instead for 
Did you mean: 

Dashboard in Mria CRM for Jira: How to Read Sales State Inside Jira

Teams that run sales through Mria CRM: CRM for Jira Teams usually do so to keep sales work in the same system as delivery, support, and internal collaboration. Leads, deals, and activities are managed as part of Jira’s daily workflow, with clear ownership, shared visibility, and traceability.

image5.png

Once that structure is in place, reporting becomes a practical concern. Teams need to understand pipeline state, conversion behavior, and revenue outcomes without exporting data, rebuilding reports, or maintaining parallel tools. The requirement is not advanced analytics, but clarity that supports everyday decisions.

The dashboard in Mria CRM is designed for this purpose. It provides a consolidated view of sales activity and results based on the data already managed in the CRM, directly inside Jira.

What the Dashboard Represents in Mria CRM

The Dashboard is not a separate reporting module. It is a summary layer over the core objects in Mria CRM: Leads, Deals, Pipeline Stages, and Deal Values.

All metrics shown on the Dashboard are derived from the same data sales teams work with daily. There is no additional configuration required to “prepare” data for reporting, and no distinction between operational data and reporting data.

image4.png

The Dashboard in Mria CRM answers three recurring questions:

  • What is currently happening in the pipeline?
  • How efficiently does work convert from leads to revenue?
  • How do results evolve over time?

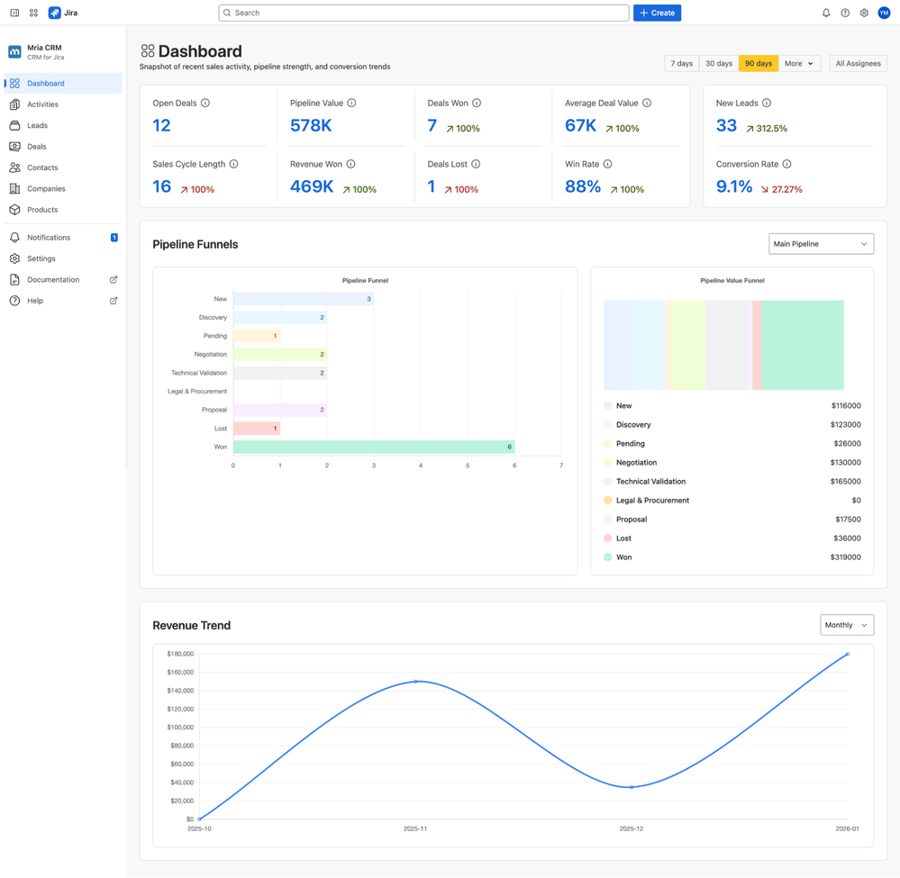
High-Level Sales Metrics

The top section of the Dashboard provides a compact overview of current sales performance.

Each metric on the Dashboard consists of two parts:

  1. Current value for the selected time range
  2. Comparison indicator showing change relative to the previous equivalent period

image1.png

Open Deals and Pipeline Value

Open Deals shows how many active opportunities exist at the moment. Pipeline Value aggregates the potential revenue associated with those Deals.

Together, these two numbers help teams understand pipeline size and capacity without inspecting boards or filters. They are often used as a starting point for pipeline reviews and weekly check-ins.

Deals Won, Deals Lost, and Revenue Won

Closed outcomes are presented separately from open pipeline data. Deals Won and Deals Lost provide volume context, while Revenue Won shows actual closed revenue.

This separation is important for teams that want to distinguish activity from results. A growing pipeline does not automatically imply revenue growth, and the dashboard makes this difference visible.

Average Deal Value, Win Rate, and Sales Cycle Length

These metrics describe how the pipeline behaves, not just how large it is.

Average Deal Value gives a sense of deal quality and segmentation. Win Rate shows how effectively deals move through the pipeline. Sales Cycle Length reflects how long Deals take to close in practice.

For teams that manage sales work alongside delivery or support in Jira, these metrics help align expectations across functions.

New Leads and Conversion Rate

Lead inflow is shown together with conversion rate to provide context. A high number of new Leads does not necessarily indicate healthy growth if conversion remains low.

By placing these metrics next to pipeline and revenue data, the dashboard encourages teams to look at the full flow rather than isolated stages.

Time Range and Ownership Context

Sales reviews do not operate on a single time horizon. The dashboard supports multiple predefined and custom ranges to match how teams actually work:

  • 7 days
  • 30 days
  • 90 days
  • 6 months
  • 12 months
  • Year-To-Date (YTD)
  • Custom date range

These ranges allow teams to move between tactical reviews (weekly or monthly) and structural analysis (half-year or annual trends) without rebuilding reports.

Filters by Assignee allow teams to review performance at both the individual and team levels.

This is particularly relevant in Jira environments where ownership and accountability are core concepts and where reporting often needs to reflect how work is distributed.

Pipeline Funnels Across Multiple Pipelines

The Dashboard includes two funnel views that focus on different aspects of the pipeline.

Both funnel views support explicit pipeline selection. Teams can switch between pipelines directly on the Dashboard, ensuring that the funnel reflects the correct sales motion instead of a blended or misleading view.

image2.png

This is especially important for organizations that outgrow a single, linear pipeline model.

Deal Funnel by Stage

The Deal Funnel shows how many deals exist at each stage of the selected pipeline.

It highlights structural issues such as:

  • Stages where Deals accumulate
  • Drop-offs between specific stages
  • Imbalances between early and late pipeline phases

Because the funnel is based on live CRM data, it replaces manual board inspection and complex filters.

Pipeline Value Funnel

The Value Funnel aggregates Deal value per stage instead of counting Deals.

This view is often more useful during prioritization discussions. A pipeline with many early-stage Deals may look healthy by count, while most revenue risk is concentrated later.

Viewing Deal count and value side by side provides a more complete picture of pipeline health.

Revenue Trend Over Time

The revenue trend visualizes closed revenue over time and supports multiple aggregation levels:

  • Daily
  • Weekly
  • Monthly

image3.png

This flexibility allows teams to analyze different patterns. Daily views help identify short-term fluctuations and deal timing effects. Weekly views smooth noise for operational reviews. Monthly views support longer-term analysis and planning.

Rather than predicting future performance, this chart is used to observe patterns:

  • Periods of growth or decline
  • Revenue concentration in specific months
  • The impact of pipeline changes on outcomes

Because the data comes directly from Mria CRM, the trend reflects actual closing behavior, not delayed or transformed data from external systems.

Why a CRM-Level Dashboard Matters in Jira

Many Jira teams attempt to build sales visibility using generic Jira dashboards, external CRM tools, or BI platforms connected through exports or integrations.

These approaches can work, but they introduce complexity. Reporting logic often diverges from operational logic, and teams spend time reconciling numbers instead of acting on them.

The dashboard in Mria CRM avoids this by staying within the CRM layer. It summarizes what already exists instead of creating a parallel representation of sales data.

This makes the Dashboard suitable for frequent use. Sales teams use it during pipeline reviews, planning sessions, and individual check-ins without needing additional context or explanation.

How Jira Teams Use the Dashboard in Practice

Sales managers typically use the Dashboard to review pipeline balance, detect stalled stages, and assess conversion efficiency.

Revenue and operations teams use it to understand how Lead inflow translates into closed Deals and to monitor changes in cycle length or Deal size.

Leadership teams use it as a high-level reference point to understand sales dynamics without relying on separate reporting tools.

In all cases, the dashboard serves as a shared reference grounded in the same data the team works with daily.

Mria CRM Dashboard: Scope, Intent and What Comes Next

The Mria CRM Dashboard is not intended to replace business intelligence platforms or advanced analytics tools. Its purpose is narrower and more practical.

It provides operational visibility into sales activity and outcomes inside Jira, based on structured CRM data. For teams that already manage sales work in Mria CRM, this visibility reduces friction and supports clearer decision-making.

In parallel, Mria CRM is developing a dedicated reporting layer intended to complement the dashboard rather than replace it. Reporting in Mria CRM is designed to support more detailed and question-driven analysis, including deeper historical views, configurable breakdowns, and scenarios where summary-level visibility is not sufficient. The Dashboard and reports address different needs and are expected to be used together, with the Dashboard supporting frequent operational reviews and reports supporting deeper analysis when required.

Closing

The Dashboard described in this article exists because sales in Mria CRM is modeled as structured data inside Jira rather than inferred from boards, filters, or conventions. Pipeline stages, deal values, ownership, and outcomes are explicit, which makes it possible to review sales state consistently without exporting data or maintaining parallel tools.

That distinction matters beyond reporting. When sales is managed through Mria CRM, visibility, review, and improvement become part of normal Jira operations instead of a separate activity that depends on manual effort. The Dashboard is one concrete expression of that approach, but the underlying value is the CRM layer itself: a shared structure for running sales inside Jira that remains readable as the system grows.

For teams evaluating how to manage sales in Jira without introducing a standalone CRM or compensating with custom setups, Mria CRM provides a foundation where operational work and visibility evolve together rather than drifting apart.

Mria CRM is available on the Atlassian Marketplace: https://marketplace.atlassian.com/apps/4108768729/mria-crm-crm-for-jira-teams

 

0 comments

Comment

Log in or Sign up to comment
TAGS
AUG Leaders

Atlassian Community Events