Forums

Articles
Create
cancel
Showing results for 
Search instead for 
Did you mean: 

📊 Cycle Time Chart deep dive: Moving beyond Jira's native limitations ⚡

Agile teams constantly face this challenge: work starts, effort is invested, but nobody can confidently answer "how long will this actually take?" Without visibility into delivery speed, planning becomes guesswork, bottlenecks stay hidden, and stakeholder conversations rely on assumptions rather than data.

The Cycle Time Chart solves this by revealing exactly how long work takes to flow from start to finish, turning delivery performance from a mystery into measurable, actionable insights.

👉 Explore this interactive Cycle time chart 📊 example to see how it transforms raw Jira data into clear performance metrics.

This powerful visualization is available in the Agile Cycle Time Chart app, giving teams the delivery analytics Jira doesn't provide out of the box. But first, let's examine what you're missing with Jira's default capabilities.

The limitations of Jira's native chart

When teams need to understand delivery speed, they quickly discover that Jira lacks a native Cycle Time Chart on the dashboard. While some project types include a basic control chart, it's buried within project settings and offers minimal configurability for real-world analysis.

Here's what's missing from Jira's default toolset:

No histogram view – You can't visualize how work is distributed across different completion times or identify whether your process is consistent or unpredictable.

Can't track trends over time – There's no way to see if delivery speed is improving, declining, or staying stable across sprints, weeks, or custom intervals.

Missing time in status breakdown – You have no visibility into which workflow stages consume the most time, making it impossible to pinpoint real bottlenecks.

Limited filtering options – The basic control chart doesn't support filtering by priority, epic, label, or custom fields, forcing you to analyze everything together regardless of work type.

No dashboard integration – You can't add cycle time reporting directly to your Jira Dashboard for always-visible performance tracking alongside other key metrics.

These gaps leave Scrum Masters, Delivery Managers, and Team Leads without the insights they need to improve delivery flow and forecast accurately.

That's where a comprehensive cycle time solution makes all the difference.

Powerful alternative: Cycle Time Chart by Broken Build

The Cycle Time Chart by Broken Build transforms cycle time reporting from a missing feature into your most valuable performance tool. Unlike Jira's limited offerings, this solution delivers three integrated viewsHistogram, Trend analysis, and Time in Status – all configurable to match how your team actually works.

What sets it apart:

  • Complete flexibility – Define your own cycle time boundaries, filter by any Jira field, and adapt the analysis to any workflow

  • Three views, one gadget – Switch seamlessly between distribution analysis, trend tracking, and status-level breakdown

  • Dashboard-ready – Add multiple cycle time chart gadgets to any Jira Dashboard for persistent visibility

  • Works everywhere – Compatible with Kanban and Scrum boards, any project type, and custom JQL queries

The Agile Cycle Time Chart app makes all of this possible with an intuitive interface that teams can start using immediately. Now let's dive into the specific features that power these capabilities.

Cycle Time Chart: Key features & JTBD

The Cycle Time Chart combines three powerful perspectives that work together to give you complete visibility into delivery performance. Let's explore the most impactful features and exactly how they help your team improve.

📊 Cycle Time Histogram

The Histogram visualizes how completed work items are distributed across different cycle times, grouping them into time-based columns. This gives you an immediate, data-driven snapshot of delivery consistency and helps identify both typical performance and concerning outliers.

Cycle time histogram.png

🔎 What the Histogram reveals:

  • Distribution patterns showing whether cycle times are clustered or scattered

  • Outlier issues that took unusually long to complete

  • Percentile benchmarks (P50, P85, P95) based on your team's actual data

  • Long-tail indicators suggesting hidden blockers or scope issues

🎯 Why this helps:

  • Set realistic delivery SLAs – Replace arbitrary deadlines with percentile-based targets grounded in real team performance, like "85% of work completes within 8 days."

  • Catch outliers instantly – Highlight issues that deviate from normal cycle times so you can investigate root causes and prevent similar delays.

  • Measure process health – A tight distribution means consistent delivery; a wide spread signals workflow instability that needs attention.

  • Support accurate forecasting – Use historical distribution data to give stakeholders realistic timeframes instead of guesses.

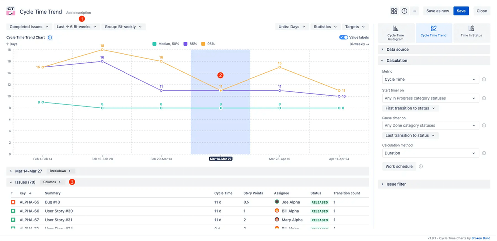
📈 Cycle Time Trend

The Trend chart tracks how your average or percentile cycle times change over weeks, sprints, or custom timeframes. This longitudinal view reveals whether your team is speeding up, slowing down, or maintaining consistency – and shows the real impact of process changes.

Cycle time trend.png

🔎 What the Trend chart tracks:

  • Delivery speed evolution across multiple time intervals

  • Impact of workflow changes, WIP limits, or team structure adjustments

  • Early warning signs of creeping delays

  • Historical patterns for more accurate future planning

🎯 Why this helps:

  • Validate improvements – See whether your new workflow, team structure, or tooling actually reduced cycle time or just shifted delays around.

  • Detect problems early – Catch gradual slowdowns before they become entrenched patterns that erode team confidence.

  • Drive outcome-focused retros – Ground team discussions in objective trend data rather than subjective feelings about delivery speed.

  • Build stakeholder trust – Demonstrate delivery performance improvements with clear before-and-after visualizations.

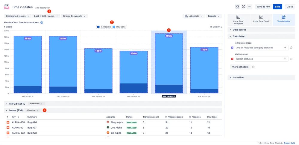
⏱️ Time in Status

The Time in Status breakdown shows exactly how long work is spent in each workflow stage, not just the total cycle time. This feature automatically updates with your Jira data and pinpoints where delays actually occur in your process.

Time in Status.png

🔎 What Time in Status reveals:

  • Which workflow stages consume the most time

  • Hidden wait times between active work phases

  • Handoff delays and transition bottlenecks

  • Status-specific patterns across different work types

🎯 Why this helps:

  • Find real bottlenecks – Stop guessing where work gets stuck and see concrete data showing which statuses create the longest delays.

  • Reduce idle time – Surface periods when work sits waiting rather than being actively progressed, enabling you to streamline handoffs.

  • Focus improvement efforts – Instead of general "we need to go faster" goals, target specific stages like "reduce time in code review from 3 days to 1.5 days."

  • Compare across sprints – Track whether status-level changes (like adding a QA resource) actually reduced time in that workflow stage.

🌟 Additional capabilities that enhance these core features:

  • Flexible filtering – Analyze by priority, epic, sprint, assignee, or any custom field

  • Configurable boundaries – Define cycle time start/end points to match your actual process

  • Multiple data sources – Pull from any board type, project, or JQL-based filter

  • Percentile tracking – Monitor P50, P85, and P95 metrics for more nuanced performance analysis

Together, these features transform the Cycle Time Chart from a simple metric tracker into a comprehensive tool for understanding and continuously improving delivery flow. Whether you're investigating a single delayed issue or analyzing patterns across a quarter, the chart provides the depth and flexibility you need.

How Cycle Time Charts work in action (Interactive example)

Theory and features are valuable, but experiencing the chart with real data makes everything clear. We've created a fully interactive example that demonstrates all three views – histogram, trend, and time in status – with actual Jira issue data.

What you can explore:

  • Adjust data sources, filters, and cycle time definitions

  • Switch between different views and time groupings

  • Click on chart segments to drill down into specific issues

  • Test percentile calculations and outlier thresholds

  • Experiment with status groupings and exclude weekends

Test different filters, explore the issue-level details behind each data point, and discover how intuitive the chart is to customize.

👉 Try the interactive Cycle time report 📊 and see how it reveals delivery patterns with real data.

This is the actual Cycle Time Chart gadget from the Agile Cycle Time Chart app – what you see in the example is precisely what you'll get on your dashboard, updating automatically with your team's live Jira data.

Setting up the Cycle Time Chart on your Jira Dashboard

The Cycle Time Chart is part of the Agile Cycle Time Chart app, available as a separate gadget or inside the Agile Reports & Gadgets bundle. Setup takes just minutes, and the chart starts working immediately with your existing Jira data – no exports, no manual configuration required.

Quick setup steps:

1️⃣ Navigate to your Jira dashboard – Open the dashboard where you want cycle time reporting to appear.

2️⃣ Click "Add gadget" – Find the gadget button in your dashboard controls.

3️⃣ Search for "Agile Cycle Time Chart" – Locate the gadget in the marketplace gallery.

4️⃣ Click "Add" and configure your preferences – Select your data source (board, project, or JQL filter), define cycle time start/end statuses, choose your preferred view (histogram, trend, or time in status), and apply any filters by epic, priority, or custom fields.

You're all set! The chart immediately reflects your Jira data and updates automatically as work progresses. Add multiple gadgets to compare different teams, analyze specific epics, or track both Kanban cycle time and Scrum cycle time side by side.

Turn delivery guesswork into data-driven insights

Implementing the Cycle Time Chart shifts your team from reactive problem-solving to proactive performance management. Instead of discovering delays during sprint reviews, you spot trends early and address bottlenecks before they impact delivery. Retrospectives become focused conversations grounded in concrete data rather than vague observations about "feeling slower lately."

What you gain with Cycle time reporting in Jira:

Complete delivery visibility – Track not just total cycle time but exactly where work spends time in your process, with histogram, trend, and status-level analysis.

Outlier detection – Automatically highlight issues that took unusually long, enabling targeted investigation and preventing similar delays.

Trend tracking – Monitor whether delivery speed improves, declines, or stays consistent over time, and validate the impact of process changes.

Flexible analysis – Filter by any Jira field, define custom cycle time boundaries, and analyze data from any board type, project, or JQL query.

Dashboard integration – Keep cycle time metrics persistently visible alongside sprint velocity, burndown, and other key performance indicators.

Experience the difference yourself with our interactive example. See how the Cycle Time Chart reveals patterns you've been missing and transforms abstract delivery discussions into concrete, measurable performance data.

👉 Cycle time graph 📊 – Explore the interactive example with real Jira data.

To use the Cycle Time Chart, install either the Agile Cycle Time Chart app as a standalone gadget or the Agile Reports & Gadgets bundle for comprehensive Agile analytics. The bundle includes the Agile Cycle Time Chart alongside the Agile Velocity Chart and Agile Burnup Burndown Charts, giving you a complete performance tracking suite. Both options come with a 30-day free trial – no credit card required. For teams of up to 10 users, the apps are completely free, making enterprise-grade cycle time reporting accessible to teams of any size.

🚀 Ready to transform delivery visibility? Add the Cycle Time Chart to your dashboard and start measuring what matters – actual delivery speed, real bottlenecks, and concrete improvement opportunities.

Stop guessing about delivery performance and start measuring it with precision!

0 comments

Comment

Log in or Sign up to comment
TAGS
AUG Leaders

Atlassian Community Events