Forums

Articles
Create
cancel
Showing results forย 
Search instead forย 
Did you mean:ย 

Agile Velocity Charts 7.0 is here - smarter, faster, Runs on Atlassian ๐Ÿš€

Hey Atlassian Community!

We're excited to announce the release of Agile Velocity Chart 7.0, launched on December 24, 2025 โ€“ a major app and user experience upgrade from Broken Build that reshapes how you track and analyze velocity. This release also marks our achievement of the Runs on Atlassian badge by moving the app to Forge, unlocking stronger security, simplified operations, and native cloud scalability.

Key Highlights:

  • Forge and Runs on Atlassian โ€“ A major step forward in trust, compliance, and simplicity for all our users

  • One unified gadget โ€“ Access all velocity chart types from a single entry point

  • Getting Started page with templates โ€“ Jump into common use cases instantly

  • Expanded data sources โ€“ Projects, releases, hierarchies, epics, and custom JQL

  • Real-time chart editing โ€“ See your changes instantly in a full-screen workspace

  • Project page reports โ€“ Deep-dive analysis for sprint reviews and retrospectives

  • Improved rollover calculation โ€“ More accurate tracking of work carried between sprints

  • Better Done status handling โ€“ Eliminate duplicate counting across sprints

Let's dive into what makes this release a game-changer for Agile teams.

๐Ÿ›ก๏ธ 1. Now powered by Forge & Runs on Atlassian

This is a major milestone: Agile Velocity Chart has migrated to the Forge platform and now participates in the Runs on Atlassian program, meeting the highest standards set by Atlassian.

What this means for you:

  • Your data stays with Atlassian โ€“ All app data is processed and stored within Atlassian's trusted cloud infrastructure, never leaving the Atlassian environment.

  • Stronger security and privacy โ€“ The app adheres to the same security, compliance, and data protection standards as Atlassian Cloud products.

  • Simplified data residency โ€“ App data follows the same residency rules as your Atlassian products, helping you meet local compliance requirements.

  • Streamlined approvals โ€“ IT and security teams can approve the app without vetting an external hosting provider, speeding up procurement.

  • Improved reliability and performance โ€“ Running on Atlassian's infrastructure ensures a seamless, fast, and stable experience.

๐Ÿ’ก Tip: Share this information with your IT and security teams to expedite app approval processes. This marks a major step forward in trust, compliance, and simplicity for all our users.

2. ๐ŸŽฏ One gadget for all chart types

Previously, discovering new chart capabilities meant hunting through multiple gadgets in your dashboard menu. Only those who read release notes or stumbled upon them by chance could access the latest functionality โ€“ not ideal!

What's changed: You now need just one gadget to access all Velocity chart types: Cross-Team, Individual, and Benchmarking. When you add the "Agile Velocity Charts" gadget to your dashboard, you'll see all available chart options in one place, making it effortless to explore and switch between different views.

One gadget for all chart types.png

๐Ÿ’ก Tip: Bookmark the unified gadget in your favorites for quick access when building new dashboards.

3. ๐Ÿ“š Getting Started page and chart templates

We've completely reimagined how you discover and create charts. Instead of starting with a blank configuration, you can now choose from pre-built templates tailored to common Agile use cases.

What's new: Whether you start from the dashboard or the app page, you'll land on the Getting Started page featuring a navigation menu and template catalog. Each template is a pre-configured chart that you can customize to your needs โ€“ simply hover over a template and click to start creating.

Getting Started page and chart templates 1.png

Not sure which template fits your workflow? You can always start with the default chart creation option and build from scratch.

Getting Started page and chart templates 2.png

๐Ÿ’ก Tip: Explore the template catalog to discover chart configurations you might not have considered โ€“ they're designed to showcase the app's full potential.

4. ๐Ÿ—„๏ธ New data sources for comprehensive tracking

The heart of this release is the dramatic expansion of data sources. You can now visualize delivery metrics across projects, releases, hierarchies, epics, and more โ€“ giving you unprecedented flexibility in how you track velocity.

New data sources - VEL 7.0.png

Available for: Cross-Team and Individual chart types (will be available for the Benchmarking chart type in future releases)

๐Ÿ’š Jira Projects

Track progress across one or multiple projects with ease. Perfect for teams working on cross-project initiatives or managing a product portfolio.

Jira Projects.png

๐Ÿ’ก Tip: Use the breakdown-by-project feature to understand velocity trends separately for each project.

๐Ÿ’š Releases

Monitor throughput for specific releases, whether you're tracking a single version or comparing multiple releases over time.

Releases - VEL 7.0.png

๐Ÿ’ก Tip: Apply breakdown-by-release to visualize how each release contributes to overall delivery.

๐Ÿ’š Issue hierarchies built on the Parent field relationship

Track the progress of Initiatives, Features, or Solutions by setting parent issues and specifying the depth level where contributing work is located.

Issue hierarchies built on the Parent field relationship.png

๐Ÿ’ก Tip: Adjust the hierarchy depth to focus on the level that matters most to your reporting needs โ€“whether that's stories, sub-tasks, or other levels.

๐Ÿ’š Issue hierarchies built on issue links and Epics

Perfect for teams using custom issue types above Epics. Specify your Initiatives or Program Epics, set the depth to Epic, and calculate velocity for all child issues.

Issue hierarchies built on issue links and Epics.png

๐Ÿ’ก Tip: This data source works seamlessly with SAFe or other scaled frameworks where hierarchies extend beyond standard Jira structures.

๐Ÿ’š Epic static list

Need to monitor specific high-priority Epics? Simply select them using the multi-select input to track their progress.

Epic static list.png

๐Ÿ’ก Tip: Use breakdown-by-Epic to see how each Epic contributes to velocity independently.

๐Ÿ’š Epic dynamic JQL condition

Maintain a dynamic list of Epics using JQL queries. For example, automatically include all Epics created during a specific Program Increment (PI) โ€“ the chart updates automatically as new Epics matching your criteria are added.

Epic dynamic JQL condition.png

๐Ÿ’ก Tip: This is ideal for PI planning โ€“ set a date-based JQL condition and your chart stays current throughout the increment.

๐Ÿ’š Saved or custom JQL

Maximum flexibility for advanced users. Define any JQL query to specify which issues to include โ€“ even extended JQL filters from apps like ScriptRunner are supported.

Saved or custom JQL.png

๐Ÿ’ก Tip: Save frequently used JQL queries in Jira's filter library for quick reuse across multiple charts.

Note: When using templates, some data source types might not be available during initial setup, but you can change them once the chart is loaded.

5. โšก Enhanced chart editing experience

Gone are the days of toggling back and forth between settings and chart views. The new full-screen editing modal transforms how you configure charts.

What's new: Once you select a data source, editing continues in a full-screen modal where you can adjust settings and instantly see changes reflected in the chart, breakdown, and issue list. No more "apply and check" cycles โ€“ it's all live.

How it's organized:

  • Settings are grouped by impact: chart, breakdown, issue list, and general settings

  • Further categorized into sections: Data Source, Calculation, Issue Filter, and User Filter

Enhanced chart editing experience.png

  • The right-hand panel can be collapsed for a full-screen chart exploration experience

Enhanced chart editing experience 2.png

  • Save directly to any dashboard or create a new one right from the editing view

Enhanced chart editing experience 3.png

๐Ÿ’ก Tip: Collapse the settings panel when presenting to stakeholders โ€“ you get an uninterrupted, full-screen view of your velocity data.

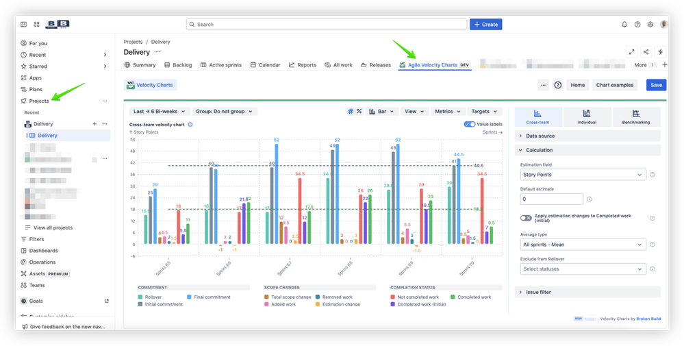
6. ๐Ÿ“Š Project page reports with expanded capabilities

The Project Page Report has evolved into a powerful workstation for sprint reviews and retrospectives. All chart types and data sources are now available directly on your project page.

Project page reports with expanded capabilities.png

What's new: Think of this as your dedicated workspace for diving deep into velocity data. Use various breakdowns and filters to uncover the story behind the numbers, then save your view as a gadget on any dashboard for future reference.

Additional feature: We've created an examples page with useful chart ideas. Find the link on the project report page or in the Help menu on any app page.

Project page reports with expanded capabilities 2.png

๐Ÿ’ก Tip: Use the project page report during retrospectives to analyze sprint data in real time with your team, then save the most valuable views to your team dashboard.

7. ๐Ÿ”„ Improved rollover metric calculation

Based on extensive user feedback, we've refined how rollover is calculated to better reflect the reality of sprint work.

What changed: Rollover is now defined as issues that were in a previous sprint and were added to the current sprint. This approach more accurately captures the nature of rollover โ€“ work genuinely moving from one sprint to the next.

Bonus: We've kept the "issues present in multiple sprints" metric in the issue list. You can now see how many sprints each issue has been part of, sort to identify outliers, and even apply breakdowns based on these values.

Improved rollover metric calculation.png

๐Ÿ’ก Tip: Use the sprint count column to identify patterns in work that consistently spans multiple sprints โ€“ it often reveals planning or estimation issues.

8. โœ… Accurate Done status handling

Previously, issues reaching multiple "Done" statuses across different sprints could be mistakenly counted twice, skewing velocity metrics.

What's fixed: The chart now counts such issues only once. When you select multiple "Done" statuses (like "Done" and "Deployed"), the issue is counted as completed as soon as it reaches any one of them โ€“ with no duplication across sprints.

๐Ÿ’ก Tip: Configure all your completion statuses confidently โ€“ the chart intelligently prevents double-counting.

9. ๐Ÿ” Configurable issue type filter

The updated issue type filter gives you granular control over which issue types contribute to velocity calculations.

What's new: After selecting a data source like a project, you can now specify whether to include Epics, Stories, Sub-tasks, or any other issue type. This level of precision ensures your velocity metrics reflect exactly the work you want to measure.

Configurable issue type filter.png

๐Ÿ’ก Tip: Experiment with different issue type combinations to understand how different work categories affect your velocity trends.

10. ๐Ÿ“‹ Issue list with configurable columns

The issue list is valuable for investigating specific segments in your metrics, but it previously lacked detailed data display options.

What's new: You can now add any columns from your issue layout fields to customize the list to your needs. Want to see assignees, priority, story points, or custom fields? Just add them.

Issue list with configurable columns.png

๐Ÿ’ก Tip: Configure columns to match the questions you're asking during sprint reviews โ€“ it makes data investigation much faster.

11. ๐Ÿงญ Explore other Agile apps by Broken Build

Velocity is just one piece of the Agile metrics puzzle. Teams also need Cycle Time insights, Time-in-Status tracking, and Forecasting capabilities for a complete view of past, present, and future performance.

What's new: We've introduced an app menu in chart edit mode, giving you easy access to explore other Broken Build apps available on the Marketplace. We're also adding templates that showcase charts you can unlock by installing the Agile Reports and Gadgets bundle.

Explore other Agile apps by Broken Build.png

Other apps in the Broken Build family:

๐Ÿ’ก Tip: Consider the bundle if you're looking for comprehensive Agile metrics โ€“ it provides velocity, cycle time, and burnup/burndown all in one package.

๐ŸŽฎ Try the Agile Velocity Chart in action: Interactive examples

Want to see these features in action before configuring your own charts? We've created interactive chart examples where you can explore real charts in live Jira environments, play with settings, and discover key configuration options.

These examples are also available as ready-to-use chart templates on the Getting Started page within the app. Here's how it works:

  • On example pages โ†’ Explore interactive charts and experiment with configurations

  • In the app itself (Jira project page) โ†’ Apply templates instantly to create your own charts

๐Ÿ“Š Explore these examples:

We're continuously adding more examples and use cases, so check back regularly for new inspiration! ๐Ÿš€

โœ… Try the new experience with Agile Velocity Charts 7.0

The Agile Velocity Chart 7.0 release brings together everything teams have been asking for: easier access through a unified gadget, powerful new data sources from projects and hierarchies to epics and custom JQL, real-time chart editing, and enterprise-grade security through the Runs on Atlassian program. Whether you're tracking cross-team velocity, analyzing individual contributions, or benchmarking performance, these updates make it faster and smarter to gain the insights you need ๐ŸŽ‰

Ready to experience the difference? Head over to the Atlassian Marketplace to install Agile Velocity Chart and take advantage of the free trial to explore all these features on your own dashboards. Add the gadget, choose a template, and start uncovering velocity insights in minutes. ๐Ÿš€

These updates are designed to save you time, eliminate configuration friction, and deliver actionable insights right when you need them. Happy dashboarding! ๐Ÿ™Œ

๐Ÿ’ฌ Have feedback or questions? We'd love to hear from you! Reach out to our support team or share your thoughts in the comments below.

Cheers,
The Broken Build Team ๐Ÿš€

0 comments

Comment

Log in or Sign up to comment
TAGS
AUG Leaders

Atlassian Community Events