Hi Community!
Many of us here have faced the intricate dance of resource management. Balancing team capacities, tracking billable hours, managing holidays, and ensuring efficient time tracking can sometimes feel like juggling too many balls in the air. And while Jira provides us with tools to tackle these challenges, there's always room for refinement.
That's where TeamBoard TimePlanner steps in. This plugin isnβt just another addition to our Jira toolkit, it's a game-changer. From detailed resource profiles to intuitive calendar views, it aims to transform how we perceive and manage our resources.
For everyone who's ever felt the need for a more streamlined approach to resource management in Jira, this one's for you. Join me as we delve into the features and benefits of TeamBoard TimePlanner and discuss how it can elevate our resource management game to the next level.
What TeamBoard TimePlanner supports resource management?
1. Detailed Resource Profile Management
TeamBoard TimePlanner's "Detailed Resource Profile Management" offers a granular view of team member's expertise and experience:
- Job Title & Department: Select from predefined "Position" and "Department" fields for uniformity.
- Introduction: A quick personal snapshot for team familiarity.
- Years of Experience: A numeric indicator of industry experience.
- Technical Skills: Choose and rate skills from the "Skills" fields, with a 1-5 star rating system.
- Note: Space for additional information or unique highlights.
- Experience
- Resources Rate and Capacity
This feature ensures a comprehensive understanding of team members, aiding optimal resource allocation.

2. Task Scheduling in Calendar View
TeamBoard TimePlanner elevates task management with its intuitive "Task Scheduling in Calendar View" feature:
- Visual Organization: See tasks spread across days, weeks, or months, offering a clear timeline of project progression.
- Drag & Drop Functionality: Easily allocate or reschedule tasks by simply dragging them to desired dates, streamlining adjustments.
- Project Milestones: Highlight crucial project dates or deadlines, ensuring team alignment towards key deliverables.
- Resource Availability: View team member availability, avoiding overbookings and ensuring tasks are assigned to available resources.
- Task Details at a Glance: Hover over a task to get quick details, from deadlines to responsible team members, aiding in quick decision-making.
With this feature, managers can effortlessly plan, adjust, and monitor tasks, ensuring project timelines are met efficiently.

3. Workload View
TeamBoard TimePlanner's "Workload View" offers a real-time snapshot of team members' tasks and commitments:
- Task Distribution: Instantly see how tasks are distributed across team members, identifying balanced workloads or potential bottlenecks.
- Resource Capacity: Understand the available hours versus committed hours for each team member, helping to avoid over- or under-allocations.
- Task Progress: Monitor the status of tasks for each team member, from 'Not Started' to 'Completed', ensuring projects remain on track.
- Color-coded Priorities: Visual indicators help quickly distinguish between high, medium, and low priority tasks, aiding in efficient task triaging.
- Quick Adjustments: With an interactive interface, managers can easily reassign tasks or adjust workloads based on changing project needs or team member availability.
The "Workload View" is pivotal in ensuring teams operate at optimal capacity, driving project success while ensuring team well-being.

4. Team Board View & Team's Tempo
TeamBoard TimePlanner's "Team Board View & Team's Tempo" is designed to provide an overarching perspective on team dynamics and workflow:
- Unified Overview: Get a holistic view of the entire team's tasks, assignments, and progress on a single board, promoting transparency and alignment.
- Team's Rhythm: Gauge the team's tempo, understanding peak work periods, lulls, and individual member rhythms to better coordinate collaborative efforts.
- Task Status Columns: Organize tasks based on their status, from 'To-Do' to 'In Progress' to 'Done', offering clarity on project progression.
- Customizable Layout: Tailor the board to fit team preferences, adding custom columns, filters, or labels to enhance task visibility and management.
- Interactive Collaboration: Team members can comment, update, and move tasks within the board, fostering real-time collaboration and ensuring tasks are always current.
Leveraging the "Team Board View & Team's Tempo" empowers managers and teams to operate in harmony, optimizing workflows and ensuring efficient task execution.

5. Leave, Vacation Requests and Holiday Management
TeamBoard TimePlanner streamlines the handling of team member absences, ensuring seamless project flow:
- Centralized Leave Management: A unified platform where team members can request vacations, short leaves, or extended breaks, keeping managers informed and prepared.
- Automated Vacation Approvals: Set up automatic approval workflows, streamlining the process and ensuring timely responses to leave requests.
- Public Holiday Calendar: Integrate public holidays specific to your region, automatically marking non-working days and adjusting project schedules accordingly.
- Leave Balances & History: Team members can view their remaining leave balance, past requests, and approval statuses, promoting transparency and planning.
- Impact Assessment: Managers can gauge the impact of multiple leave requests on project timelines, helping in resource reallocation or timeline adjustments if needed.
By effectively managing leave, vacation, and holiday schedules, TeamBoard TimePlanner ensures uninterrupted workflows and clear communication, even in the face of team member absences.

6. Client & Cost/Billing Management
TeamBoard TimePlanner integrates client interactions with comprehensive cost and billing functionalities, ensuring financial efficacy:
- Client Profiles: Create detailed client profiles, capturing key contact information, project histories, and preferences, allowing for tailored interactions and service delivery.
- Budgeting & Cost Tracking: Set project budgets and monitor ongoing expenses, providing a clear snapshot of cost performance and ensuring profitability.
- Billing Rates: Assign specific billing rates to tasks, team members, or projects, offering flexibility in client billing and internal cost analysis.
- Invoicing & Billing: Generate detailed and customizable invoices based on task completions, hourly rates, or project milestones. Integrated reminders ensure timely client billing.
- Payment Tracking & Reports: Monitor received payments, pending invoices, and overdue accounts, all in a singular view. Detailed financial reports help in strategic financial decision-making.
With TeamBoard TimePlanner's "Client & Cost/Billing Management" features, businesses can maintain financial health while ensuring robust client relationships and service delivery.

7. Advanced Time Tracking, Effortless Hour Logging, Timesheet Submissions
TeamBoard TimePlanner's features in this domain transform the way teams track their working hours and report progress:
- Precise Time Tracking: Utilize the built-in stopwatch timer or manual entry to accurately capture the hours spent on tasks, ensuring that every minute counts.
- User-Friendly Hour Logging: With an intuitive interface, team members can effortlessly log their hours daily, weekly, or as they progress, reducing administrative burdens.
- Timesheet Submissions & Approvals: Team members can compile and submit their timesheets periodically (e.g., weekly, bi-weekly, monthly). Managers receive notification of submissions and can review, approve, or request modifications.
- Integrations & Automations: Sync with other tools or set up automations to capture time spent on meetings, calls, or other activities, ensuring comprehensive time tracking.
- Visibility & Reporting: Access dashboards that showcase individual and team-wide time utilization. Detailed reports help identify patterns, optimize workflows, and ensure client billings are accurate.
Through TeamBoard TimePlanner's advanced time-tracking capabilities, organizations can gain insights into work patterns, optimize productivity, and ensure transparent and accurate client billing.

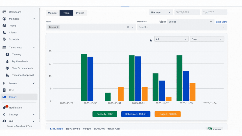
8. Rich Interactive Reporting Feature
With TeamBoard TimePlanner's advanced reporting capabilities, businesses can unlock valuable insights to drive productivity and make informed decisions:
- Dynamic Dashboards: Experience visually appealing and interactive dashboards that provide real-time data on team performance, task statuses, and time utilization.
- In-depth Analysis: Delve deep into time tracking data, timesheet reports, and resource utilization, uncovering patterns and areas for improvement.
- Cost Management Reports: Track project expenses against budgets, analyze profitability, and understand where costs can be optimized for better financial performance.
- Export & Integration: Easily export your reports in various formats such as Excel & CSV. Seamlessly integrate with other tools for extended analysis or to present data in desired platforms.
TeamBoard TimePlanner's interactive reporting not only ensures transparency and accountability but also empowers managers to strategize based on tangible data, ensuring project success and organizational growth.

9. Comprehensive Solution for Managers
TeamBoard TimePlanner positions itself as an all-in-one tool tailored to meet managers' varied needs, ensuring they stay ahead of their projects and teams:
- Holistic Resource Overview: Dive deep into each employee's profile, from their job titles, skills, and experience to their project histories, facilitating optimal task assignments.
- Efficient Task Management: Schedule tasks on an interactive calendar, monitor workloads, and view team dynamics in real-time, ensuring projects progress as planned.
- Leave & Absence Handling: Seamlessly manage vacation requests, track public holidays, and adjust project timelines to account for team member absences.
- Financial Oversight: From setting project budgets to tracking expenses, managing client billing rates, and generating invoices, maintain a tight grip on project financials.
- Data-Driven Decisions: Harness the power of interactive reporting to gain insights into team performance, resource utilization, and project profitability, ensuring informed decision-making.
- Collaborative Environment: Foster team collaboration with shared boards, real-time task updates, and communication tools, promoting a cohesive team environment.
In essence, TeamBoard TimePlanner offers managers a 360-degree view of their projects and teams. It amalgamates task management, resource planning, financial oversight, and data analytics into one powerful platform, making it an indispensable tool for managers.
β---------
Try TeamBoard TimePlanner for Free
With TeamBoard TimePlanner, managers are equipped with a comprehensive solution, ensuring projects are delivered efficiently and teams operate at their zenith. If you're looking to elevate your resource management and project oversight, TeamBoard TimePlanner might just be the game-changer you've been searching for.
Want to see how it all works? You can book a demo with us. If you have any questions, just contact our support team. We're here to help.
----------
Stay tuned for more, or reach out to us today. With TeamBoard TimePlanner, managing your resources just got easier!
π Visit Atlassian Marketplace
π¬ If you have any questions or suggestions for the next topic please leave a comment below
0 comments